The following table describes the required permissions.
Make sure the app is installed in your environment.
Distributed Tracing powered by Grail helps you get the most out of your trace data in Dynatrace. It enables the ingestion and processing of petabytes of trace data, allowing you to monitor and troubleshoot errors and performance issues in complex distributed software systems at scale. Trace data follows the Dynatrace trace-span data model, so the analysis of all related information and attributes is intuitive and can be done via Distributed Tracing and Dynatrace Query Language (DQL). The trace data is stored in Grail, so you can leverage the power of Grail to analyze even unknown unknowns.
Distributed Tracing user-friendly interface is designed with engineers, SREs, and performance architects in mind, making it easy to visually analyze your trace data right away.




Go through the following process to learn using Distributed Tracing:
A distributed trace is a sequence of spans, identified by a unique trace ID, that follows the path of a single request as it traverses through various services and components in a distributed system. In a modern microservice environment, it typically spans multiple services, providing a detailed view of the request's journey and performance. The trace contains semantically different attributes that make it possible to interpret and understand the collected data, helping identify bottlenecks, errors, and latency issues for efficient troubleshooting and optimization.

A span represents a single operation within a distributed trace, capturing the details of the request's journey through multiple services. Each span includes attributes such as the name, the start timestamp, a list of span events (such as exceptions), the parent's span identifier, and the span kind. This information—span context— helps to put all spans and events in context with each other, so that you can trace and understand the performance and behavior of individual operations within the distributed system.
Within a trace, when the activity—parent span—is completed, the next activity passes to its child span. A span without a parent span is called a trace root span and indicates the start of a trace.
The image below shows a trace traversing three services and producing a request for each service. Each request has a root span, one of which is also the root of the trace.

Learn more about span semantic fields.
The span context allows a child span to relate to the trace and its parent span. Therefore, the context needs to be propagated within a service (across different threads) but also across services and process boundaries. This typically happens via HTTP headers (like the W3C trace context) or via unique IDs in messaging systems. To learn more about context propagation, see Span and trace context propagation.
Attributes are key-value pairs that provide details about a span, request, or resource such as response codes, HTTP methods, and URLs. Via attributes, you can group, query, find, and analyze your traces and spans.
Dynatrace uses attribute metadata to
If you collect trace data via
Learn more about request attributes and captured attributes semantic fields.
Services are traversed by distributed traces. On horizontally scaled services, specific Service Instances process each span. Services are determined and named based on available attributes or properties that are collected along with the spans.
You can integrate OpenTelemetry and OneAgent to collect trace data—like request status, response time, versions, infrastructure information, and other relevant metadata as attributes. The trace context, including the unique trace ID, is then propagated across your apps and microservices.
Before getting started with distributed tracing, understand how setup and trace data collection differs between OpenTelemetry and OneAgent. The following is an overview of the key differences.
| OpenTelemetry | OneAgent | |
|---|---|---|
Set up | Automatic or manual | Automatic |
Capturing | Automatic collection of allowed span attributes. | Automatic collection of several request attributes, including HTTP method, URL, response codes, topology data, and details about the underlying technologies. |
Context | Automatically or manually contextualized log entries, depending on the instrumentation library. | Automatically contextualized
|
To get started see
Use OpenTelemetry in combination with OneAgent to enhance your observability coverage, using the best of both.
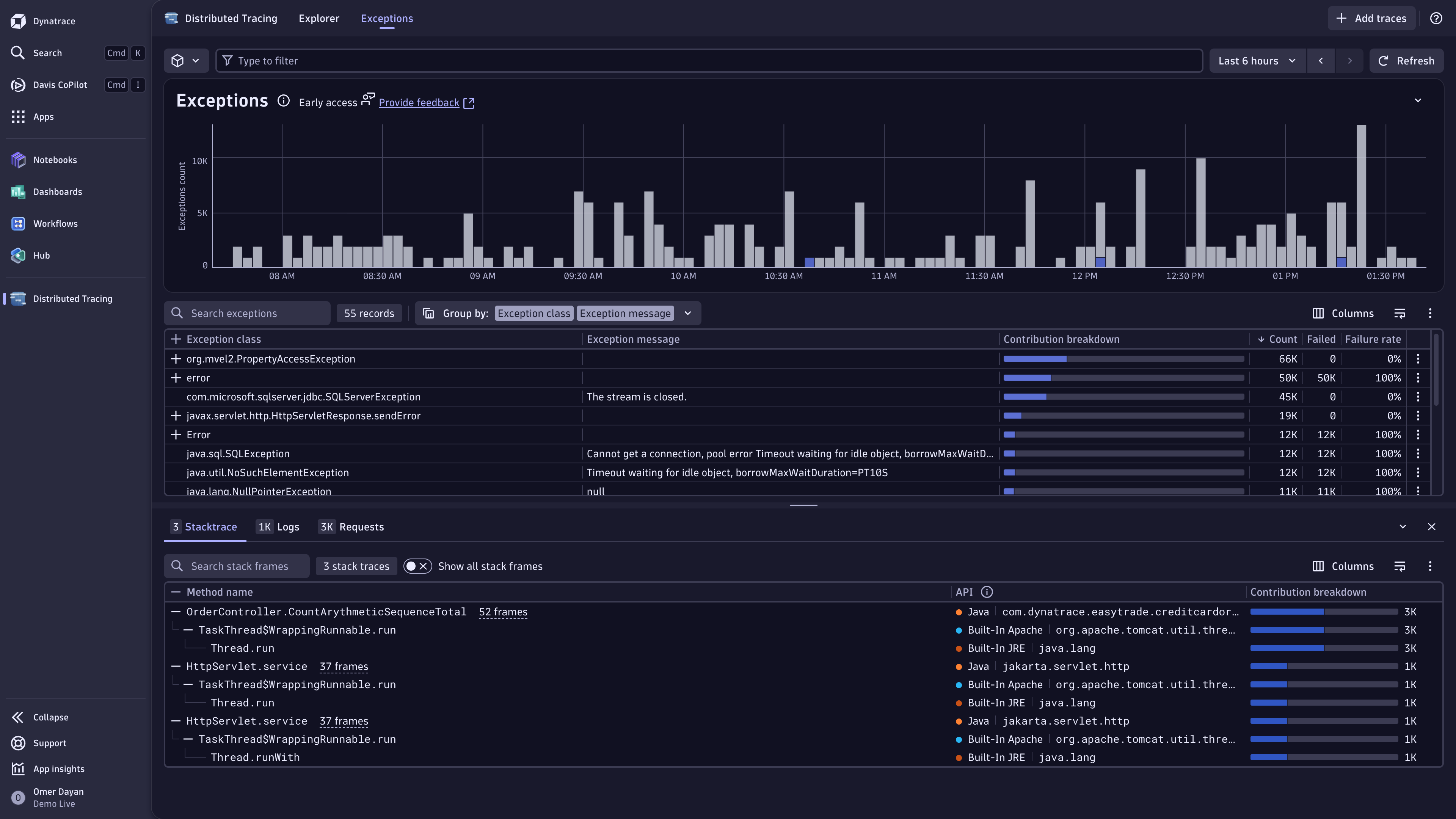
Use Distributed Tracing for:
Troubleshooting: Find out why requests fail and prevent future issues.
Performance optimization: Understand system performance and identify bottlenecks to improve reliability and user experience.
Detailed analysis: Look into individual trace details for deeper insights.
Exploratory analysis: Use free-form analysis to discover and explore unknown unknowns on the fly.
Discovering unknown unknowns: Be prepared for the unknown by using free-form analysis to explore and dissect data on the fly.
Synthesizing traces and monitoring signals: View trace data in context with other signal like logs, business events, or metrics.
The new tracing experience is rolled out in stages to extend access to Dynatrace SaaS DPS customers until March 2025. The availability timing depends on the geographic region and the overall trace volume of your account. For more information, reach out to your Customer Success Manager.
Yes. Once you start analyzing traces in the Distributed Tracing app, you can continue to use Distributed Traces Classic side by side.
DPS FullStack and/or Custom Traces Classic. No additional costs apply when you're using the new Distributed Tracing app.
Yes. Go to Distributed Tracing and select Show facets > Reset to default.
Update to the latest version of OneAgent.
span source and select the source you're interested in.Not yet.

Analyze and slice distributed traces by any attribute and from any source.