Identify abnormal patterns in traces and logs using Distributed Tracing and Dynatrace Query Language (DQL).
In this tutorial, you'll learn how to utilize traces, DQL, and logs to:
For your ease of reference, the sections where we use Distributed Tracing are marked with this icon
, while the sections where we utilize DQL are marked with . Also, for a detailed explanation of each DQL query, select Explain this DQL query above the DQL query code block.
Any user of latest Dynatrace who is eager to learn more about traces, logs, and DQL and understand how to use all these effectively.
After completing this tutorial, you'll learn how to write and efficiently utilize a variety of DQL queries, which can help you streamline troubleshooting, set up alerts, and automate workflows.
All you need to complete this tutorial is access to latest Dynatrace in your environment.
Alternatively, use our Dynatrace Playground environment to follow the steps of this tutorial.
Familiarity with latest Dynatrace
At least basic knowledge of DQL
Understanding of what Distributed Tracing is
For an overview, check out Unleash the Power of Distributed Tracing on YouTube.
Whether a certain SQL statement is executed repeatedly, multiple different SQL statements are called within a trace, or one long-running query is involved—each scenario represents a potential performance issue we aim to detect.
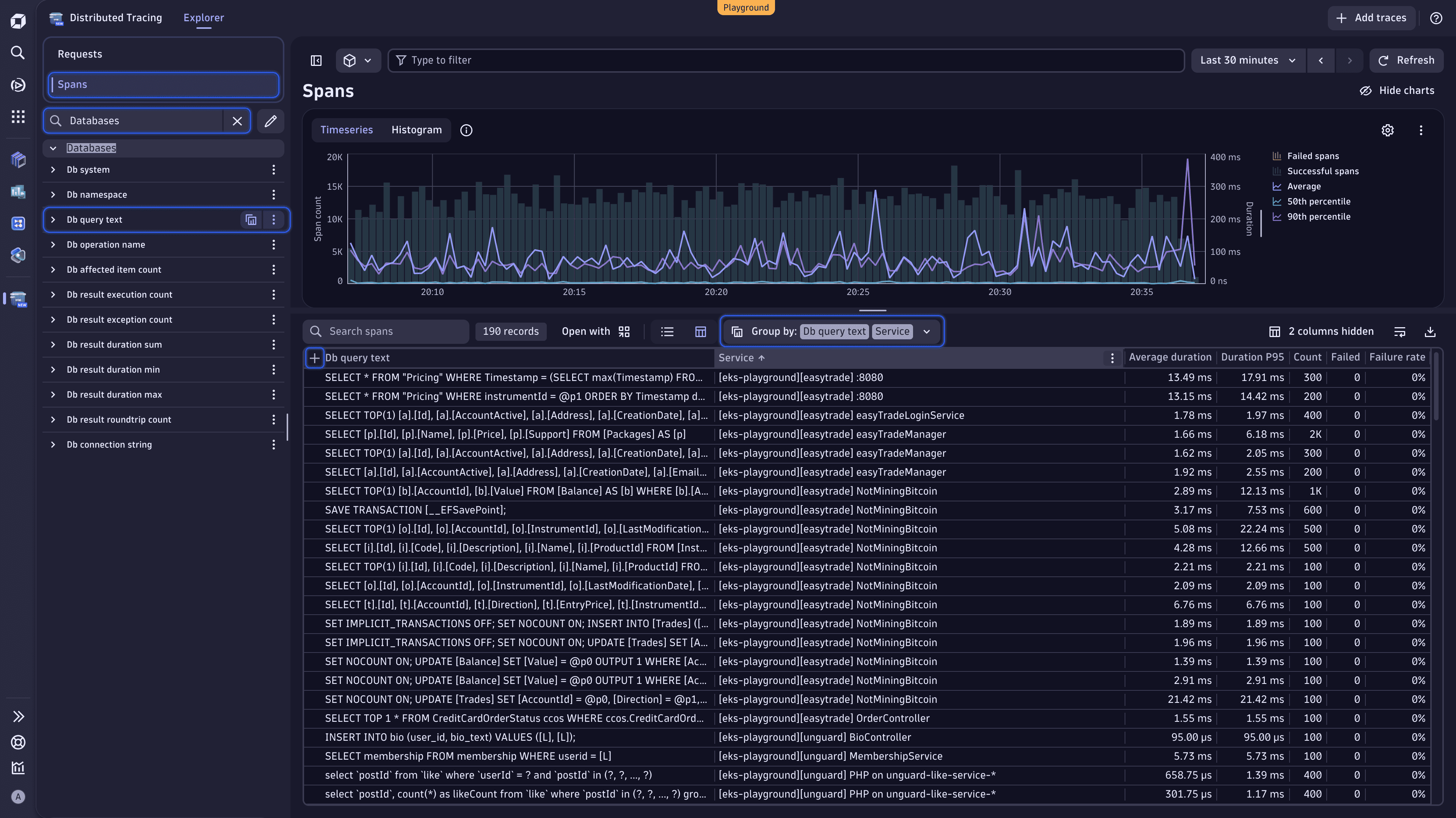
Let's start with Distributed Tracing. Thanks to this app, we can quickly identify inefficient or redundant database usage by leveraging a couple of filters, groupings, and views.
From this view, you can:
You can apply the techniques described below to exceptions, hosts, processes, remote procedure calls, and more.

Select the table column headers to sort the data by different parameters and surface certain database query patterns.
Slice your data by multiple attributes to refine your view.
Right above the table, expand the Group by dropdown list, and select Services. You should have the following grouping:
Group by: Db query text | Service.
This way, you can see which database queries are shared across services.
Change the order of the grouping attributes. In the Group by dropdown list, clear Db query text, and then select this attribute again. You should have the following grouping:
Group by: Service | Db query text.
In this case, you can see which database queries each service is executing.
Select to the left of the currently active primary attribute to expand the attribute and view the requested analysis.
The order in which you put the grouping attributes directly influences the results you receive.
Apply filters to narrow down the data.
In the Type to filter text field, enter a query. For instance, enter "Db query text" = * to get rid of spans with empty database queries.
After utilizing Distributed Tracing, let's learn how to use DQL to reveal atypical patterns in your traces and logs. We recommend using
Notebooks to run all the DQL query examples in this tutorial.
Go to
Notebooks.
Select Notebook in the app header to create a new notebook.
Open the Add menu, and select DQL.
You can add multiple DQL sections for all the DQL queries provided in the tutorial.
In the query section, enter a DQL query.
Select Run to execute the DQL query.

Let's check how often a specific query type (for example, INSERT, SELECT, or UPDATE) shows up in your spans over time. Copy the following query to the notebook query section, and then select Run to execute the DQL query.
fetch spans: Retrieve data from the spans table, which contains information about individual spans.filter isNotNull(db.query.text): Include only those spans where the database query is present.parse db.query.text, "string:type": Parse the db.query.text field and extract the type value to find out which query type we're looking at. This value is then stored in a new field called type.makeTimeseries count(), by:{upper(type)}: Count how many times each query type appears in our spans and create a time series for visualization.fetch spans| filter isNotNull(db.query.text)| parse db.query.text, "string:type"| makeTimeseries count(), by:{upper(type)}

Use this query to understand workload patterns or spot anomalies.
Now, let's run the query below to see how long your database queries are taking and locate the slowest queries.
fetch spans: Retrieve data from the spans table, which contains information about individual spans.filter isNotNull(db.query.text): Include only those spans where the database query is present.makeTimeseries sum(duration), by:{db.query.text}: Create a time series that shows the sum of the duration of each query, sorted by query text.fetch spans| filter isNotNull(db.query.text)| makeTimeseries sum(duration), by:{db.query.text}

This time series allows us to spot time-consuming database queries and is great for performance tuning. When a query takes too much time, there might be a more efficient query that achieves the same goal.
With this query, we can check how many rows of data are affected—for example, SELECTed, INSERTed, or DELETEd—by each database query.
fetch spans: Retrieve data from the spans table, which contains information about individual spans.filter isNotNull(db.query.text): Include only those spans where the database query is present.makeTimeseries sum(db.affected_item_count), by:{db.query.text}: Create a time series summing up the number of the affected data rows, sorted by query text.fetch spans| filter isNotNull(db.query.text)| makeTimeseries sum(db.affected_item_count), by:{db.query.text}

This time series shows how many rows of data are affected by each query. If a particular query affects more data rows than others, such a query would be a great candidate for optimization.
In this section, let's use DQL to reveal certain exception patterns. We'll determine which exception types are most common and locate services with the most exceptions.
We focus on the number of exceptions that are coming in and learn how frequently each type of exception occurs.
fetch spans: Retrieve data from the spans table, which contains information about individual spans.filter iAny(span.events[][span_event.name] == "exception"): Include only those spans that have an exception.expand span.events: Flatten the span.events array to work with the individual span events instead of the entire array.fieldsFlatten span.events, fields: {exception.type}: Extract the exception.type field from each span event and flatten that into a column of its own that we can group and count.makeTimeseries count(), by: {exception.type}, time:start_time: Create a time series showing the count of exceptions, grouped by their type over time. This time series shows how frequently each type of exception occurs based on the start time of the span.fetch spans| filter iAny(span.events[][span_event.name] == "exception")| expand span.events| fieldsFlatten span.events, fields: {exception.type}| makeTimeseries count(), by: {exception.type}, time:start_time

Checking the number of exceptions per exception type can be useful for error monitoring and debugging. With this query, you can:
With the next query, we get the list of services with the largest number of exceptions.
fetch spans: Retrieve data from the spans table, which contains information about individual spans.filter iAny(span.events[][span_event.name] == "exception"): Include only those spans that have an exception.expand span.events: Flatten the span.events array to work with the individual span events instead of the entire array.fieldsFlatten span.events, fields: {exception.type, exception.message}: Flatten the exception.type and exception.message fields.summarize count(), by: {service.name, exception.message}: Summarize these fields by count and group them by service name and exception message.fetch spans| filter iAny(span.events[][span_event.name] == "exception")| expand span.events| fieldsFlatten span.events, fields: {exception.type, exception.message}| summarize count(), by: {service.name, exception.message}
Spotting services with the highest number of exceptions can help you triage and prioritize your team's troubleshooting efforts. Moreover, knowing which exception messages are most common can help you detect recurring bugs or misconfigurations.
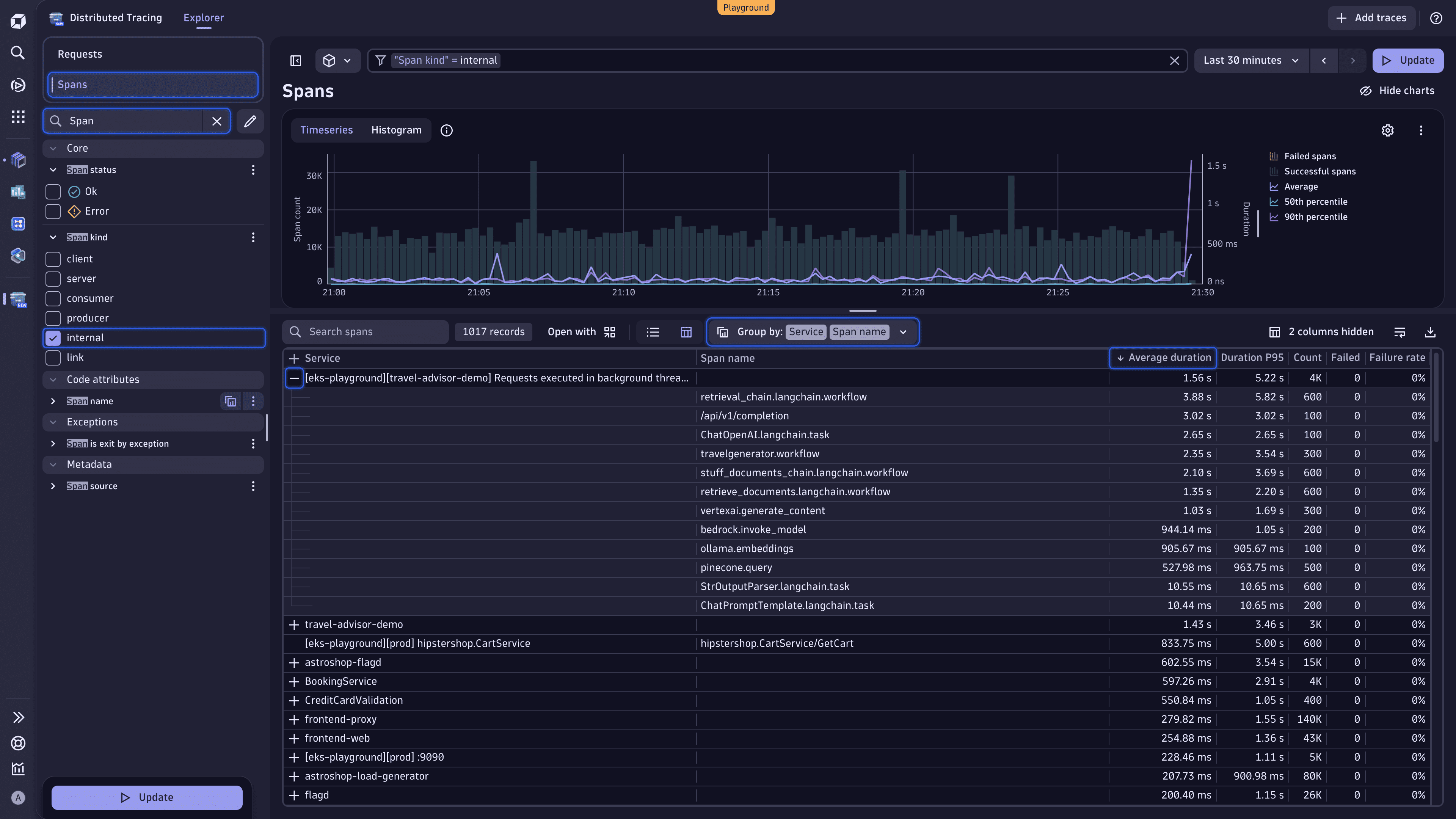
When it comes to code optimization, you might first want to see what your hotspots methods are. In this case, we can analyze all spans that represent internal method calls and then group them by service and span name.
Here is how we achieve that in Distributed Tracing.

You can instantly see which spans are consuming the most time.
Leveraging the next query, you get the list of slowest internal span nodes by average duration.
fetch spans: Retrieve data from the spans table, which contains information about individual spans.filter matchesValue(`span.kind`, "internal"): Focus on internal spans, thus excluding span types such as HTTP requests or messaging spans.summarize {durationSum = sum(duration), callCount = count(), avgDuration = avg(duration)}, by: {service.name, span.name}: Aggregate the span data by three verticals (their total duration, number of calls, and average duration) and group the data by service and span name to get metrics per method or operation within each service.sort avgDuration desc: Sort by average duration, starting with the longest (that is, slowest internal operations).limit 10: Restrict the output to the top 10 results.fetch spans| filter matchesValue(`span.kind`, "internal")| summarize {durationSum = sum(duration), callCount = count(), avgDuration = avg(duration)}, by: {service.name, span.name}| sort avgDuration desc| limit 10
Identifying a function in your code that consumes a significant amount of execution time or resources helps detect bottlenecks, understand runtime behavior, and streamline optimization efforts (such as reducing CPU usage, memory consumption, or response time).
Now, let's unveil services that produce the largest number of logs. The query below offers us a simple way of identifying our top log producers within the context of a trace.
fetch logs: Load all available log data from the logs table.filter isNotNull(trace_id): Include only those logs that are part of a trace.summarize count = count(), by: {service.name}: Sum the logs up and group them by service name, which means we count how many trace-linked logs each service has produced.sort count desc: Sort by number of logs, starting with the largest, thus services with the highest number of logs appear first.limit 20: Restrict the output to the top 20 results.fetch logs| filter isNotNull(trace_id)| summarize count = count(), by: {service.name}| sort count desc| limit 20
Such a DQL query comes in handy when you need to understand which services produce the largest number of logs. Knowing that, you can identify log-heavy services, which might be over-logging, and optimize log ingestion costs.
Finally, let's find out how many logs are created per service endpoint.
By default, logs don't contain endpoint information. However, by enriching logs with the trace ID, we can join logs and traces based on their common field.
fetch spans: Retrieve data from the spans table, which contains information about individual spans.join [: Perform a join operation with another dataset:
fetch logs: Load all available log data from the logs table.fieldsAdd trace.id = toUid(trace_id): Add a trace.id field by converting the trace_id field to a unique identifier (UID) using the toUid function.summarize logCount = count(), by: {trace.id}: Summarize the logs data by trace.id, calculating the total number of logs for each trace.], on: {trace.id}: Join the summarized logs data with the spans data on the trace.id field, combining the two datasets.filter isNotNull(http.url): Include only those spans that contain a HTTP URL.summarize {requestCount = count(), logCount = sum(right.logCount)}, by: {http.url}: Sum up the request count and the log count per requested endpoint (http.url field).fieldsAdd logPerRequest = logCount / requestCount: Add a field where we calculate the ratio of logs per request.sort logPerRequest desc: Sort by descending order.fetch spans| join [fetch logs| fieldsAdd trace.id = toUid(trace_id)| summarize logCount = count(), by: {trace.id}], on: {trace.id}| filter isNotNull(http.url)| summarize {requestCount = count(), logCount = sum(right.logCount)}, by: {http.url}| fieldsAdd logPerRequest = logCount / requestCount| sort logPerRequest desc
Running this query, we obtain a list sorted by endpoint that summarizes the number of requests and logs received for each endpoint, while we also calculate the ratio of logs per request. This is useful in identifying our heavy-hitting endpoints that might be producing excessive logs.
We hope this tutorial has given you some additional tips and tricks on how to become more efficient in analyzing traces and logs and spotting abnormalities in your environment. You can apply similar techniques to exceptions, hosts, processes, remote procedure calls, and more.
You learned how to use Distributed Tracing to detect database query patterns. Furthermore, you grasped numerous examples on how to utilize DQL to find services with the most exceptions, identify hotspot methods, and even join logs and traces to calculate the number of logs created per service endpoint.
If you believe that you need to have certain information at hand, add the DQL query result to the dashboard. You might also consider creating a metric that you can extract from the logs as they come into Dynatrace.
Notebooks