This page has been updated to align with the new Grail security events table. For the complete list of updates and actions needed to accomplish the migration, follow the steps in the Grail security table migration guide.



The Dynatrace integration with SonarQube allows you to unify and contextualize vulnerability findings across DevSecOps tools and products, enabling central prioritization, visualization, and automation of security findings.
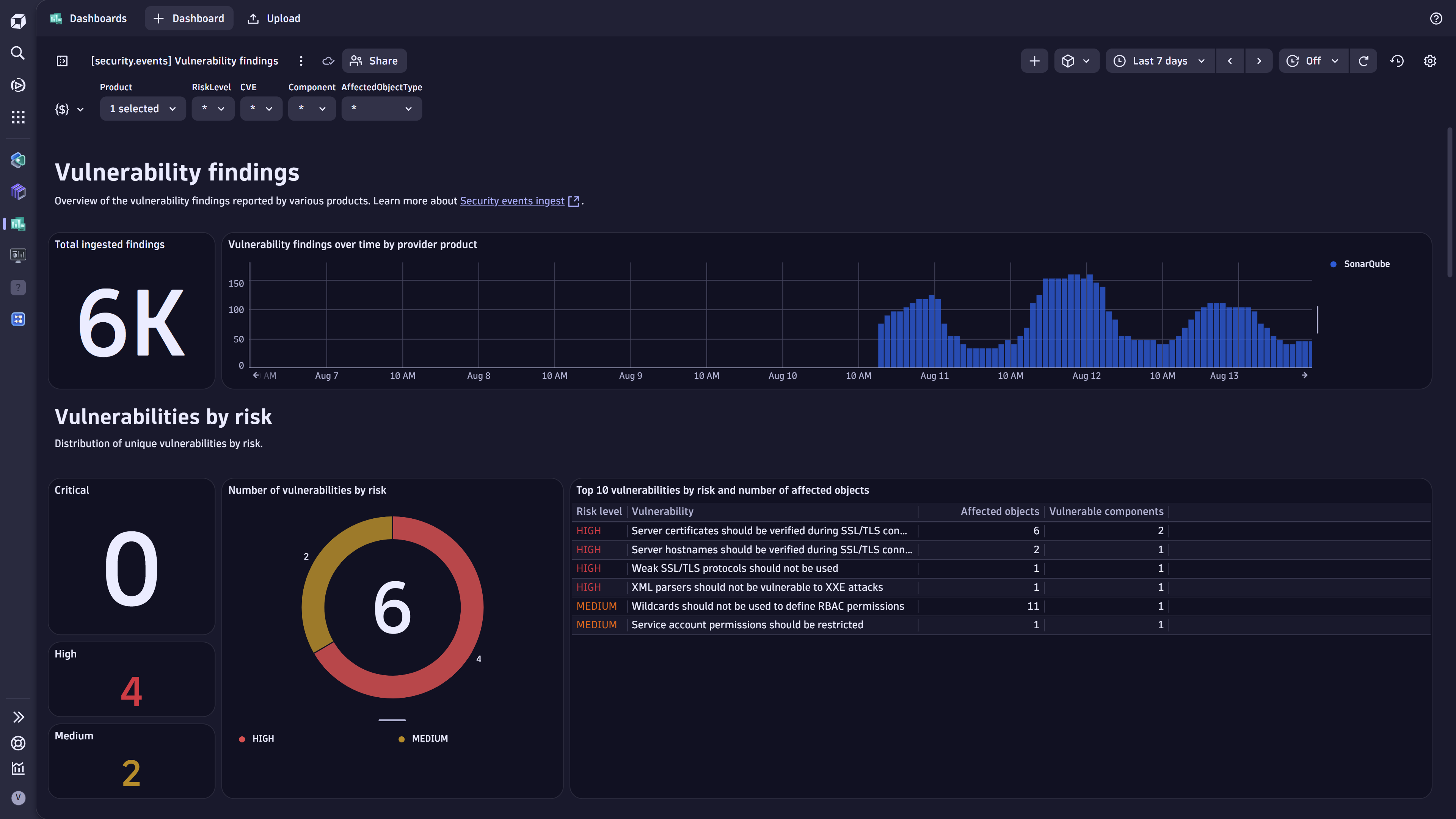
SonarQube generates vulnerability findings on development artifacts like code and configuration files. The Dynatrace platform observes the corresponding runtime entities associated with those artifacts. Ingesting and enriching vulnerability findings helps users to better focus on the top risks that affect their production applications.
In this integration, in addition to the audit logs and security events, Dynatrace ingests various SonarQube quality metrics and generates Software Development Lifecycle (SDLC) events to represent assessments of artifacts done within the SDLC pipeline. This allows Dev teams to get a more exhaustive overview of the quality of their applications and services. It also allows SREs to have better visibility and control over the quality of the deployed artifacts from various quality perspectives.
Single pane of glass: Ingest vulnerability findings, metrics, and audit logs from SonarQube into Dynatrace (powered by OpenPipeline™).
Unified analysis: Dynatrace transforms and maps the findings to a unified format for vulnerability findings (powered by Dynatrace Semantic Dictionary).
Findings operationalization: Prioritize, visualize, and automate vulnerability findings with runtime context.
Unveil blind spots: Discover and eliminate coverage gaps in your Software Development Lifecycle (SDLC).
With the ingested data, you can accomplish various use cases, such as
Browse permissions on the projects to monitor.ActiveGate version 1.313+ that needs to be able to
Permissions: For a list of permissions required, go to Hub, select
Extensions, and display Technical information.
Generate an access token with the openpipeline.events_security and openpipeline.events_sdlc scopes and save it for later. For details, see Dynatrace API - Tokens and authentication.
In Dynatrace, search for SonarQube and select Install.
Follow the on-screen instructions to configure the extension.
Verify configuration by running the following queries in
Notebooks:
For audit logs:
fetch logs| filter log.source=="SonarQube"
For security finding events:
fetch security.events| filter dt.system.bucket == "default_securityevents"| filter event.provider=="SonarQube"AND event.type=="VULNERABILITY_FINDING"
For security scan events:
fetch security.events| filter dt.system.bucket == "default_securityevents"| filter event.provider=="SonarQube"AND event.type=="VULNERABILITY_SCAN"
For SDLC events:
fetch events| filter event.kind == "SDLC_EVENT"AND event.type == "control"| filter event.provider=="SonarQube"
For metrics:
timeseries {Vulnerabilities = sum(sonarqube.code.vulnerabilities),Hotspots = sum(sonarqube.security.hotspots),`Hotspots reviewed` = sum(sonarqube.security.hotspots.reviewed),Bugs = sum(sonarqube.bugs),Coverage = sum(sonarqube.code.coverage),`Duplicated lines` = sum(sonarqube.code.duplication),`Code smells` = sum(sonarqube.code.smells)}, interval:3h
Once the extension is installed and working, you can access and manage it in Dynatrace via
Extensions. For details, see About Extensions.

Dynatrace integration with SonarQube is an extension running on Dynatrace ActiveGate. Once you enable and configure the Dynatrace SonarQube extension
It periodically collects security findings and audit logs using SonarQube Web API v1.
The fetched data is ingested into Dynatrace and mapped to the Dynatrace Semantic Dictionary.
Data is stored in a bucket called default_securityevents (for details, see Built-in Grail buckets).
For billing information, see Events powered by Grail.
Vulnerability finding events store the individual vulnerability findings reported by SonarQube per affected artifacts and component.
Vulnerability scan events indicate coverage of scans for individual artifacts.
Audit logs represent user activity logs in SonarQube.
SDLC control events indicate a control validation run.
If the extension is configured to ingest data at an interval of n hours, whenever the extension runs, all security findings generated in the last n hours will be ingested.
On the first ingest, all findings updated in the last m hours are considered, where m is the first ingest interval configured in the monitoring configuration.
If no scans occurred, no findings are ingested, even if the project has open issues.
The sonarqube namespace is added for extracting several SonarQube-specific attributes for user convenience on top of the original issue JSON, which is stored in the dt.raw_data field.
Example fields:
sonarqube.project.name
sonarqube.project.id
sonarqube.revision
sonarqube.revision.author
sonarqube.tags
sonarqube.component
CODE_ARTIFACT: All findings from SonarQube are generated by vulnerability assessments of code artifacts set with the CODE_ARTIFACT value in the object.type field. The artifact and code namespaces are added with the corresponding fields:
artifact.repository.name: the repository name which hosts the artifact.
artifact.path: the full path of the file representing the code artifact.
code.filepath: includes the version of the vulnerable component.
code.line.number: the line number where issue has been detected.
code.line.offset.start: the first character number within the line with the issue.
code.line.offset.end: the last character number within the line with the issue.
code.line.start: the line number where the issue starts. Same as code.line.number.
code.line.end: the line number where the issue ends.
The Dynatrace risk levels and scores are mapped from the original SonarQube severities.
dt.security.risk.level is taken from the SonarQube severity level and mapped from the original values in finding.severity.
dt.security.risk.score is mapped from the SonarQube provided severity level to static scores.
dt.security.risk.level (mapped from finding.severity) | dt.security.risk.score (mapped from dt.security.risk.level) |
|---|---|
| BLOCKER/CRITICAL/HIGH HIGH | 8.9 |
| MEDIUM/MAJOR MEDIUM | 6.9 |
| MINOR/INFO/LOW LOW | 3.9 |