Dynatrace Intelligence data analyzers offer a broad range of general-purpose artificial intelligence and machine learning (AI/ML) functionality, such as learning and predicting time series, detecting anomalies, or identifying metric behavior changes within time series. Dynatrace Intelligence enables you to seamlessly integrate those analyzers into your custom workflows. An example use case is a fully automated task of predicting and remediating future capacity demands. It helps you to avoid critical outages by being notified days in advance before incidents even arise.
To use Dynatrace Intelligence actions, you first need to install Dynatrace Intelligence (Preview) from Dynatrace Hub.
, search for Dynatrace Intelligence (Preview).After installation, Dynatrace Intelligence actions appear automatically in the Chose action section of Workflows.
This use case shows how you can leverage the Dynatrace Intelligence predictive AI analyzer to foresee future disk capacity needs and raise predictive alerts weeks before critical incidents occur.
Grant necessary permissions
Explore capacity measurements
Define a trigger schedule
Configure the forecast
Evaluate the result
Remediate before it happens
Review raised problems
A successful Dynatrace Intelligence analysis requires proper access rights.
Workflows, go to Settings > Authorization settings.app-engine:functions:run
davis:analyzers:readdavis:analyzers:executestorage:bizevents:readstorage:buckets:readstorage:events:readstorage:logs:readstorage:metrics:readstorage:spans:readstorage:system:read
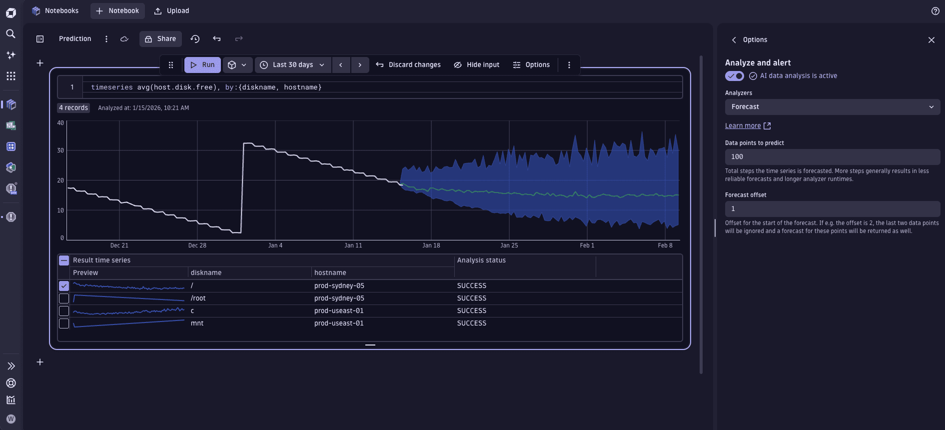
Predictive capacity management starts within Notebooks where you need to configure your capacity indicators. The image below shows an example of the free disk percentage indicator for an operations team.

Once you have the required indicators, it's time to build the workflow that triggers a forecast at regular intervals.
In
Workflows, configure the required schedule to trigger the forecast. To learn how, see Workflow schedule trigger. The image below shows the workflow that runs at 8:00 AM to trigger the forecast of all the disks that are likely to run out of space in the next week.

To trigger the forecast from a workflow, you need the Analyze data action. The action uses the forecast analysis and a data set for the forecast. You can use any time series data for the forecast. All you need is to fetch it from Grail via a DQL query. Here, we define a set of disks for which we want to predict capacity. We use the dt.host.disk.free metric, but you can use any capacity metric—host CPU, memory, network load. You can even extract the value from a log line.
Our forecast is trained on a relative timeframe of the last seven days, specified in the DQL query. It predicts 100 data points; that is, the original 120 points fetched from Grail are expanded by predicted 100 data points, spanning approximately one week into the future. See the DQL query below.
The action returns all the forecasted time series, which could be hundreds or thousands of individual disk predictions.
To configure this forecast in the action
predict_disk_capacity.timeseries avg(dt.host.disk.free), by:{dt.entity.host, dt.entity.disk}, bins: 120, from:now()-7d, to:now()
100.
The next workflow action tests each prediction to determine whether the disk will run out of space during the next week. It's a Run JavaScript action, running the custom TypeScript code, checking threshold violations, and passing all violations to the next action. It returns a custom object with a boolean flag (violation) and an array containing violation details (violations).
check_prediction.import { execution } from '@dynatrace-sdk/automation-utils';const THRESHOLD = 15;const TASK_ID = 'predict_disk_capacity';export default async function ({ executionId }) {const exe = await execution(executionId);const predResult = await exe.result(TASK_ID);const result = predResult['result'];const predictionSummary = { violation: false, violations: new Array<Record<string, string>>() };console.log("Total number of predicted lines: " + result.output.length);// Check if prediction was successful.if (result && result.executionStatus == 'COMPLETED') {console.log('Prediction was successful.')// Check each predicted result, if it violates the threshold.for (let i = 0; i < result.output.length; i++) {const prediction = result.output[i];// Check if the prediction result is considered validif (prediction.analysisStatus == 'OK' && prediction.forecastQualityAssessment == 'VALID') {const lowerPredictions = prediction.timeSeriesDataWithPredictions.records[0]['dt.davis.forecast:lower'];const lastValue = lowerPredictions[lowerPredictions.length-1];// check against the thresholdif (lastValue < THRESHOLD) {predictionSummary.violation = true;// we need to remember all metric properties in the result,// to inform the next actions which disk ran out of spacepredictionSummary.violations.push(prediction.timeSeriesDataWithPredictions.records[0]);}}}console.log(predictionSummary.violations.length == 0 ? 'No violations found :)' : '' + predictionSummary.violations.length + ' capacity shortages were found!')return predictionSummary;} else {console.log('Prediction run failed!');}}
You have a variety of remediation actions to follow up on predicted capacity shortages. In our example, the workflow raises a Davis problem and sends a Slack message for each potential shortage. Both are conditional actions that only trigger if the forecast predicts any disk space shortages.
Each raised Davis problem carries custom properties that provide insight into the situation and help to identify the problematic disk.

To send a message
send_message.success condition for the check_prediction action.{{ result('check_prediction').violation }}
To raise a Davis problem
Add a new Run JavaScript action.
Set the name of the action as raise_violation_events.
Use the following source code.
import { eventsClient, EventIngestEventType } from "@dynatrace-sdk/client-classic-environment-v2";import { execution } from '@dynatrace-sdk/automation-utils';export default async function ({ executionId }) {const exe = await execution(executionId);const checkResult = await exe.result('check_prediction');const violations = await checkResult.violations;// Raise an event for each violationviolations.forEach(function (violation) {eventsClient.createEvent({body : {eventType: EventIngestEventType.ResourceContentionEvent,title: 'Predicted Disk Capacity Alarm',entitySelector: 'type(DISK),entityId("' + violation['dt.entity.disk'] + '")',properties: {'dt.entity.host' : violation['dt.entity.host']}}});});};
Open the Conditions tab.
Select the success condition for the check_prediction action.
Add the following custom condition.
{{ result('check_prediction').violation }}
In Dynatrace, the operations team can review all predicted capacity shortages in the Dynatrace Intelligence problems feed.
Raising a problem is an optional remediation step that you can skip completely, opting for notifications for responsible teams. In this example it illustrates the flexibility and power of the AutomationEngine combined with the analytical capabilities of Dynatrace Intelligence and Grail.
