F5 BIG-IP extension

  • Latest Dynatrace
  • Extension

Gain insights into the performance of your F5 BIG-IP LTM and DNS solutions.

Get started

Overview

Use the F5 BIG-IP extension with SNMP to collect data remotely.

Data is collected from your F5 devices every minute and continuously analyzed by the Dynatrace platform.

f5

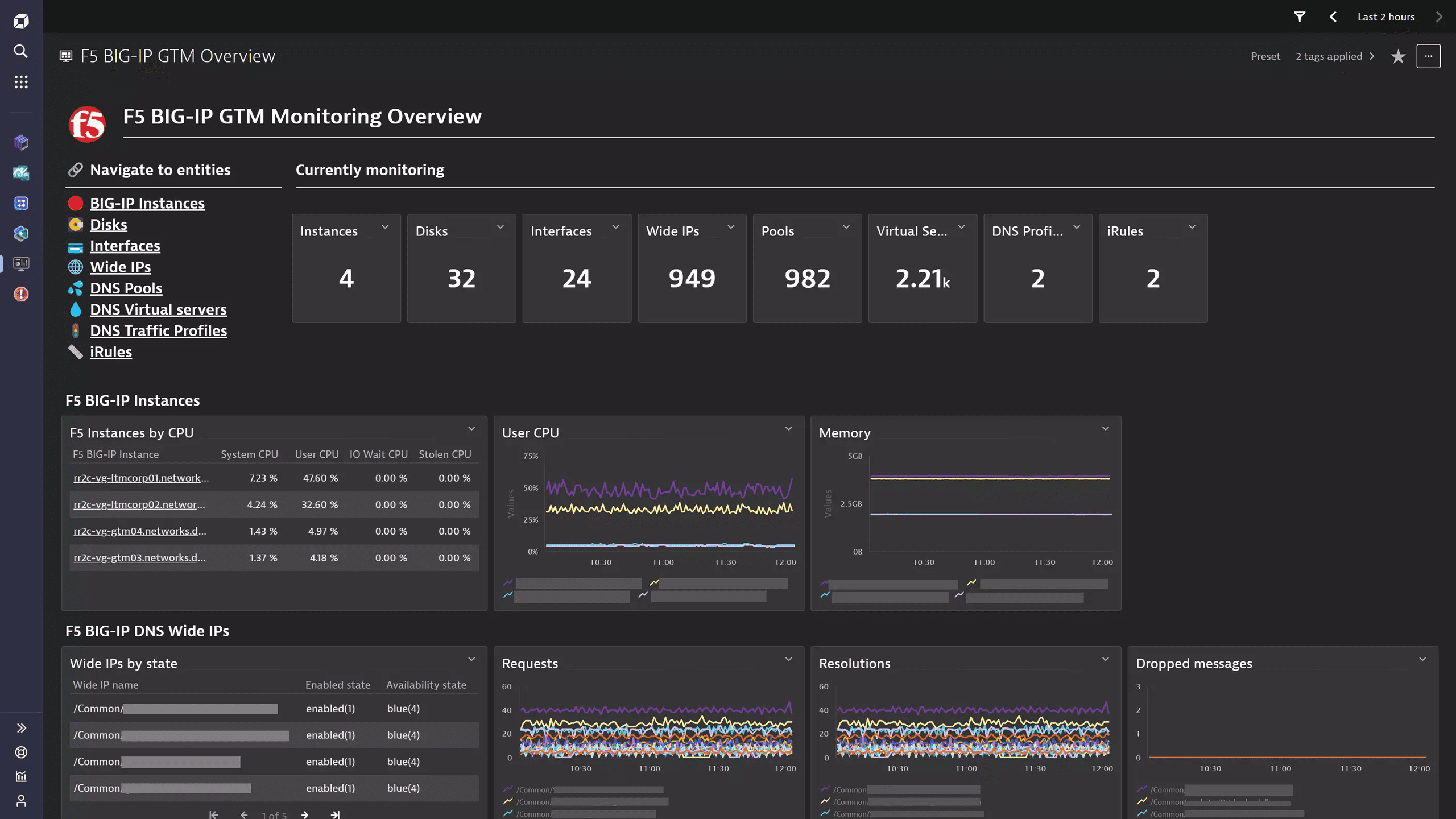
The insights provided go beyond simple charting capabilities cover both the Local Traffic Manager (LTM) and DNS (formerly Global Traffic Manager) modules of the BIG-IP platform.

f5-1

The unified analysis pages offer insight into the health and performance of the platform, while the Dynatrace analytics engine baselines and alerts on the most important indicators. The topology-first approach allows Dynatrace Intelligence to investigate and correlate detected problems between components and identify root causes.

This page is intended for users who want to:

  • Monitor the health state and performance of their F5 BIG-IP devices
  • Look for analysis support for Ops, IT, and network admins.

This enables you to:

  • Monitor infrastructure with a comprehensive dashboard
  • Detect traffic anomalies and set up alerting for them
  • Take pre-emptive measures to avoid service degradations

Use cases

  • Monitor F5 infrastructure and resource utilization
  • Understand the health and performance of Local Traffic Manager and DNS
  • Enable alerting on detected anomalies
  • Capture BIG-IP notifications by integrating with the SNMP Traps extension.

Requirements

Activate the extension in your environment web-UI using the in-product Hub, provide the necessary device configuration, and you’re all set.

Read more in our SNMP extension documentation.

Compatibility Requirements

  • F5 BIG-IP devices using SNMP v2c and v3

Details

The extension package contains:

  • SNMP data source configuration for metric ingestion
  • Topology and relationship definitions for physical (BIG-IP instance, disks, network interfaces) and logical (LTM & DNS virtual servers, pools, pool members, etc.) components of the BIG-IP platform.
  • Dashboards offering LTM & DNS monitoring overviews and a high level status overview
  • Alerts covering component availability and resource utilization
  • Unified Analysis pages for each entity

This extension is built on top of the new Extension 2.0 Framework.

More information can be found on the Dynatrace Product News Blog.

Licensing and cost

Calculate license consumption

This extension runs all SNMP queries every minute. Once data is produced, this is ingested as metric datapoints and subject to license consumption. Whether you are on a Classic or DPS license model, the measurement unit for metric ingestion is based on metric datapoints.

To estimate the amount of metric datapoints produced by your extension configuration, use the following list which gives you a number of metrics per feature set and a multiplier value depending on which entity the metric is split by. Add all of these up and you will have the number of datapoints produced every minute.

  • default: 3 x F5 Devices
  • chassis-components: 2 x Fans + 1 x Power supplies + 1 x F5 Devices
  • device-packet-stats: 10 x F5 Devices
  • device-entity-counts: 3 x F5 Devices
  • device-connection-stats: 10 x F5 Devices
  • instance-sync: 1 x F5 Devices
  • instance-memory-basic: 2 x F5 Devices
  • instance-cpu-basic: 10 x F5 Devices
  • instance-memory-advanced: 5 x F5 Devices
  • apm-licenses: 2 x F5 Devices
  • disk: 3 x Disks
  • interface: 12 x Interfaces
  • rule: 3 x LTM iRules
  • gtm-irule: 3 x DNS iRules
  • profile-http: 6 x HTTP profiles
  • profile-clientssl: 14 x Client SSL profiles
  • profile-server-ssl: 9 x Server SSL profiles
  • profile-serverssl-handshakes-basic: 2 x Server SSL profiles
  • profile-serverssl-handshakes-advanced: 2 x Server SSL profiles
  • gtm-dns-profile-state: 1 x DNS profiles
  • gtm-dns-profile-metrics: 10 x DNS profiles
  • virtualserver-connectivity-basic: 4 x LTM Virtual servers
  • virtualserver-syn-cookies: 2 x LTM Virtual servers
  • virtualserver-advanced: 9 x LTM Virtual servers
  • virtualserver-basic: 1 x LTM Virtual servers
  • virtualserver-connectivity-advanced: 3 x LTM Virtual servers
  • pool-basic: 3 x LTM Pools
  • pool-connectivity: 4 x LTM Pools
  • pool-advanced: 4 x LTM Pools
  • node-basic: 2 x LTM Pool members
  • node-advanced: 4 x LTM Pool members
  • node-connectivity: 3 x LTM Pool members
  • gtm-dnssec: 3 x F5 Devices
  • gtm-virtual-server-state: 1 x DNS Virtual servers
  • gtm-virtual-server-metrics-traffic: 5 x DNS Virtual servers
  • gtm-virtual-server-metrics-resources: 2 x DNS Virtual servers
  • gtm-virtual-server-metrics-lb: 3 x DNS Virtual servers
  • gtm-wide-ip-state: 2 x DNS Wide IPs
  • gtm-wide-ip-metrics: 10 x DNS Wide IPs
  • gtm-pool-state: 1 x DNS Pools
  • gtm-pool-metrics: 6 x DNS Pools
  • gtm-pool-member-state: 1 x DNS Pool members

For example, for a monitoring configuration where all feature sets are enabled, containing 1 F5 BIG-IP Device which has 1 Fan, 1 Power supply, 1 Disk, 1 Interface, 1 LTM iRule, 1 GTM iRule, 1 HTTP profile, 1 Client SSL profile, 1 Server SSL profile, 1 DNS profile, 1 LTM Virtual server, 1 LTM Pool, 1 LTM Pool member, 1 DNS Wide IP, 1 DNS Virtual server, 1 DNS Pool, 1 DNS Pool member, the extension produces 188 metric datapoints per minute.

By extrapolation, it will ingest:

  • 188 x 60 = 11,280 metric datapoints per hour
  • 188 x 60 x 24 = 270,720 metric datapoints per day
  • 188 x 60 x 24 x 365 = 98,812,800 metric datapoints per year

Tips for avoiding license overconsumption:

  • LTM and DNS modules are rarely configured both on the same device. You should check in advance which applies to your device and only enable those feature sets.
  • Make use of the rich filtering configuration to only monitor those entities relevant to you, not the entire system.

Feature sets

When activating your extension using monitoring configuration, you can limit monitoring to one of the feature sets. To work properly, the extension has to collect at least one metric after the activation.

In highly segmented networks, feature sets can reflect the segments of your environment. Then, when you create a monitoring configuration, you can select a feature set and a corresponding ActiveGate group that can connect to this particular segment.

All metrics that aren't categorized into any feature set are considered to be the default and are always reported.

A metric inherits the feature set of a subgroup, which in turn inherits the feature set of a group. Also, the feature set defined on the metric level overrides the feature set defined on the subgroup level, which in turn overrides the feature set defined on the group level.

rule
Metric nameMetric keyDescription
Failurescom.dynatrace.extension.f5.bigip.rule.event.stat.failures.countThe number of failures for executing the specified rule.
Abortscom.dynatrace.extension.f5.bigip.rule.event.stat.aborts.countThe number of aborts when executing the specified rule.
Executionscom.dynatrace.extension.f5.bigip.rule.event.stat.total.executions.countThe total number of event executions for the specified rule.
profile-http
Metric nameMetric keyDescription
GET Requestscom.dynatrace.extension.f5.bigip.profile.http.stat.get.reqs.countThe total number of HTTP get requests.
POST Requestscom.dynatrace.extension.f5.bigip.profile.http.stat.post.reqs.countThe total number of HTTP post requests.
2xx Responsescom.dynatrace.extension.f5.bigip.profile.http.stat.resp2xx.cnt.countThe number of server-side responses in range of 200 to 206 (successful responses)
3xx Responsescom.dynatrace.extension.f5.bigip.profile.http.stat.resp3xx.cnt.countThe number of server-side responses in range of 300 to 307 (redirection responses).
4xx Responsescom.dynatrace.extension.f5.bigip.profile.http.stat.resp4xx.cnt.countThe number of server-side responses in range of 400 to 417 (client errors).
5xx Responsescom.dynatrace.extension.f5.bigip.profile.http.stat.resp5xx.cnt.countThe number of server-side responses in range of 500 to 505 (server errors).
apm-licenses
Metric nameMetric keyDescription
APM current connectionscom.dynatrace.extension.f5.bigip.apm.current_connsThe total current SSL/VPN connections in the system
APM connectivity licensescom.dynatrace.extension.f5.bigip.apm.total_licensesThe total connectivity session licenses in the system
gtm-dnssec
Metric nameMetric keyDescription
Signature failurescom.dynatrace.extension.f5.bigip.gtm.dnssec.sig_failures_countTotal number of general signature failures.
RRSET failurescom.dynatrace.extension.f5.bigip.gtm.dnssec.rrset_failures_countTotal number of failures due to an RRSET failing to be signed.
DNSKEY queriescom.dynatrace.extension.f5.bigip.gtm.dnssec.dnskey_queries_countTotal number of queries for DNSKEY type.
gtm-virtual-server-state
Metric nameMetric keyDescription
Virtual server statecom.dynatrace.extension.f5.bigip.gtm.virtualserver.stateState metric describing the details of a DNS virtual server. The value is always 1, use the dimensions to understand the details.
node-advanced
Metric nameMetric keyDescription
Bytes receivedcom.dynatrace.extension.f5.bigip.pool_member.stat.server.bytes.in.countThe number of bytes received by the specified pool member from server-side.
Bytes transmittedcom.dynatrace.extension.f5.bigip.pool_member.stat.server.bytes.out.countThe number of bytes sent to server-side from the specified pool member.
Packets receivedcom.dynatrace.extension.f5.bigip.pool_member.stat.server.pkts.in.countThe number of packets received by the specified pool member from server-side.
Packets transmittedcom.dynatrace.extension.f5.bigip.pool_member.stat.server.pkts.out.countThe number of packets sent to server-side from the specified pool member.
gtm-dns-profile-metrics
Metric nameMetric keyDescription
DNS queriescom.dynatrace.extension.f5.bigip.gtm.profile.queries_countThe total number of DNS queries.
DNS responsescom.dynatrace.extension.f5.bigip.gtm.profile.responses_countThe total number of DNS responses.
Cache requestscom.dynatrace.extension.f5.bigip.gtm.profile.to_cache_countThe number of requests sent to the DNS cache.
DNS requestscom.dynatrace.extension.f5.bigip.gtm.profile.to_dns_countThe number of requests sent to backend DNS.
Dropped messagescom.dynatrace.extension.f5.bigip.gtm.profile.drops_countThe number of packets dropped (not sent to GTM, DNS-Express, DNSSEC, DNS64, or Backend DNS (e.g. BIND)).
NOERROR responsescom.dynatrace.extension.f5.bigip.gtm.profile.resp_noerror_countThe number of NOERROR responses sent.
NXDOMAIN responsescom.dynatrace.extension.f5.bigip.gtm.profile.resp_nxdomain_countThe number of responses whose return code is NXDOMAIN.
SERVFAIL responsescom.dynatrace.extension.f5.bigip.gtm.profile.resp_servfail_countThe number of responses whose return code is SERVFAIL.
REFUSED responsescom.dynatrace.extension.f5.bigip.gtm.profile.resp_refused_countThe number of responses whose return code is REFUSED.
Malicious packetscom.dynatrace.extension.f5.bigip.gtm.profile.malicious_countThe number of malicious packets received.
instance-memory-basic
Metric nameMetric keyDescription
Total memorycom.dynatrace.extension.f5.bigip.sys.host.memory.totalThe total host memory in bytes (not including TMM). This is for a single host system.
Used memorycom.dynatrace.extension.f5.bigip.sys.host.memory.usedThe host memory in bytes currently in use (not including TMM). This is for a single host system.
instance-sync
Metric nameMetric keyDescription
Failover and Sync statuscom.dynatrace.extension.f5.bigip.sys.cm.stateThe failover and config synchronization status of the device. Failover states can be: (0)unknown - the failover status of the device is unknown; (1)offline - the device is offline; (2)forcedOffline - the device is forced offline; (3)standby - the device is standby; (4)active - the device is active. Synchronization status can be: unknown(0), syncing(1), needManualSync(2), inSync(3), syncFailed(4), syncDisconnected(5), standalone(6), awaitingInitialSync(7), incompatibleVersion(8), partialSync(9)
virtualserver-basic
Metric nameMetric keyDescription
Virtual server statecom.dynatrace.extension.f5.bigip.virtualserver.stateGeneral state metric for the server. Value is always 1, but dimensions carry all details of a virtual server.
instance-cpu-basic
Metric nameMetric keyDescription
Idle CPUcom.dynatrace.extension.f5.bigip.sys.global.host.cpu.idle1mThe average time spent by the specified processor doing nothing for the system in the last one minute.
IO Wait CPUcom.dynatrace.extension.f5.bigip.sys.global.host.cpu.iowait1mThe average time spent by the specified processor waiting for external I/O to complete for the system in the last one minute.
IRQ CPUcom.dynatrace.extension.f5.bigip.sys.global.host.cpu.irq1mThe average time spent by the specified processor servicing hardware interrupts for the system in the last one minute.
Soft IRQ CPUcom.dynatrace.extension.f5.bigip.sys.global.host.cpu.softirq1minThe average time spent by the specified processor servicing soft interrupts for the system in the last one minute.
Stolen CPUcom.dynatrace.extension.f5.bigip.sys.global.host.cpu.stolen1mThe average time 'stolen' from the system in the last one minute.
System CPUcom.dynatrace.extension.f5.bigip.sys.global.host.cpu.system1mThe average time spent by the specified processor servicing system calls for the system in the last one minute.
User CPUcom.dynatrace.extension.f5.bigip.sys.global.host.cpu.user1mThe average time spent by the specified processor in user context for the system in the last one minute.
gtm-irule
Metric nameMetric keyDescription
Failurescom.dynatrace.extension.f5.bigip.rule.event.stat.failures.countThe number of failures for executing the specified rule.
Abortscom.dynatrace.extension.f5.bigip.rule.event.stat.aborts.countThe number of aborts when executing the specified rule.
Executionscom.dynatrace.extension.f5.bigip.rule.event.stat.total.executions.countThe total number of event executions for the specified rule.
physical-sensors
Metric nameMetric keyDescription
Physical Sensor Valuecom.dynatrace.extension.f5.bigip.sensor.valueThe most recent measurement obtained by the agent for this sensor. entPhySensorValue
default
Metric nameMetric keyDescription
com.dynatrace.extension.network_device.sysuptime
System uptime (raw)com.dynatrace.extension.f5.bigip.sys.uptimeThe system up time since boot, in system ticks (hundredths of a second)
com.dynatrace.extension.network_device.if.bytes_in.count
com.dynatrace.extension.network_device.if.bytes_out.count
com.dynatrace.extension.network_device.if.in.errors.count
com.dynatrace.extension.network_device.if.in.discards.count
com.dynatrace.extension.network_device.if.out.errors.count
com.dynatrace.extension.network_device.if.out.discards.count
com.dynatrace.extension.network_device.if.status
com.dynatrace.extension.network_device.cpu_usage
com.dynatrace.extension.network_device.memory_used
com.dynatrace.extension.network_device.memory_total
gtm-pool-state
Metric nameMetric keyDescription
DNS Pool statecom.dynatrace.extension.f5.bigip.gtm.pool.stateState metric which captures details of DNS (GTM) Pools. Value is always 1.
disk
Metric nameMetric keyDescription
Block sizecom.dynatrace.extension.f5.bigip.sys.host.disk.block.sizeThe number of bytes in the specified partition.
Total blockscom.dynatrace.extension.f5.bigip.sys.host.disk.total.blocksThe number of total blocks in the specified partition.
Free blockscom.dynatrace.extension.f5.bigip.sys.host.disk.free.blocksThe number of free blocks in the specified partition.
device-packet-stats
Metric nameMetric keyDescription
Dropped packetscom.dynatrace.extension.f5.bigip.sys.droppedPacketRateThe total dropped packets.
Packet errors incom.dynatrace.extension.f5.bigip.sys.inErrorRateThe total incoming packet errors for the system.
Dropped packets (license)com.dynatrace.extension.f5.bigip.sys.licenseDenyThe packets which were dropped due to exceeding licensing limitations.
Dropped packets (no handler)com.dynatrace.extension.f5.bigip.sys.noHandlerDenyThe incoming packets that could not be processed by aa virtual server NAT or SNAT.
Packet errors outcom.dynatrace.extension.f5.bigip.sys.outErrorRateThe total outgoing packet errors for the system.
Dropped packets (no connection)com.dynatrace.extension.f5.bigip.sys.virtServerNonSynDenyThe packets that are not connection requests and are destined for a virtual server that has no connection for the client address.
Client packets incom.dynatrace.extension.f5.bigip.sys.clientPacketsInThe number of packets received by the system from client-side.
Client packets outcom.dynatrace.extension.f5.bigip.sys.clientPacketsOutThe number of packets sent to client-side from the system.
Server packets incom.dynatrace.extension.f5.bigip.sys.serverPacketsInThe number of packets received by the system from server-side.
Server packets outcom.dynatrace.extension.f5.bigip.sys.serverPacketsOutThe number of packets sent to server-side from the system.
virtualserver-syn-cookies
Metric nameMetric keyDescription
Accepted syn cookiescom.dynatrace.extension.f5.bigip.virtualserver.stat.wl.syncookie.accepts.countThe number of whitelist syn cookies received that were accepted.
Rejected syn cookiescom.dynatrace.extension.f5.bigip.virtualserver.stat.wl.syncookie.rejects.countThe number of whitelist syn cookies received that were rejected.
apm-session
Metric nameMetric keyDescription
APM total system sessionscom.dynatrace.extension.f5.bigip.apm.session.system_totalThe total sessions created in the system. apmAccessStatTotalSessions
APM active system sessionscom.dynatrace.extension.f5.bigip.apm.session.system_active.countThe total active user sessions in the system. apmAccessStatCurrentActiveSessions
interface
Metric nameMetric keyDescription
Statuscom.dynatrace.extension.f5.bigip.sys.interface.statusThe current state of the specified interface.
Bytes receivedcom.dynatrace.extension.f5.bigip.sys.interface.stat.bytes.in.countThe number of bytes received on the specified interface.
Bytes transmittedcom.dynatrace.extension.f5.bigip.sys.interface.stat.bytes.out.countThe number of bytes transmitted out of the specified interface.
Packets receivedcom.dynatrace.extension.f5.bigip.sys.interface.stat.pkts.in.countThe number of packets received on this interface.
Packets transmittedcom.dynatrace.extension.f5.bigip.sys.interface.stat.pkts.out.countThe number of packets transmitted out of the specified interface.
Dropped incoming packetscom.dynatrace.extension.f5.bigip.sys.interface.stat.drops.in.countThe number of packets dropped on ingress for various reasons on the specified interface.
Dropped outgoing packetscom.dynatrace.extension.f5.bigip.sys.interface.stat.drops.out.countThe number of packets aged out or with excessive transmission delays due to multiple deferrals on the specified interface.
Incoming errorscom.dynatrace.extension.f5.bigip.sys.interface.stat.errors.in.countThe number of received packets that are either undersized, oversized, or have FCS errors by the specified interface.
Outgoing errorscom.dynatrace.extension.f5.bigip.sys.interface.stat.errors.out.countThe number of excessive collisions, incremented for each frame that experienced 16 collisions during transmission and was aborted on the specified interface.
gtm-wide-ip-state
Metric nameMetric keyDescription
Wide IP statecom.dynatrace.extension.f5.bigip.gtm.wip.stateState metric which captures the metadata details of an F5 DNS (GTM) Wide IP. The value is always 1.
Wide IP to Pool linkcom.dynatrace.extension.f5.bigip.gtm.wip.pool_linkRelational metric linking F5 DNS (GTM) Pools to a Wide IP
instance-memory-advanced
Metric nameMetric keyDescription
Total swapcom.dynatrace.extension.f5.bigip.mem.total.swapThe total amount of swap space configured for this host.
Available swapcom.dynatrace.extension.f5.bigip.mem.avail.swapThe amount of swap space currently unused or available.
Shared memorycom.dynatrace.extension.f5.bigip.mem.sharedThe total amount of real or virtual memory currently allocated for use as shared memory. This object will not be implemented on hosts where the underlying operating system does not explicitly identify memory as specifically reserved for this purpose.
Cached memorycom.dynatrace.extension.f5.bigip.mem.cachedThe total amount of real or virtual memory currently allocated for use as cached memory. This object will not be implemented on hosts where the underlying operating system does not explicitly identify memory as specifically reserved for this purpose.
Buffer memorycom.dynatrace.extension.f5.bigip.mem.bufferThe total amount of real or virtual memory currently allocated for use as memory buffers. This object will not be implemented on hosts where the underlying operating system does not explicitly identify memory as specifically reserved for this purpose.
gtm-pool-member-state
Metric nameMetric keyDescription
Pool member statecom.dynatrace.extension.f5.bigip.gtm.pool_member.stateState metric which captures details of F5 DNS (GTM) Pool Members. Value is always 1.
device-connection-stats
Metric nameMetric keyDescription
Client bytes incom.dynatrace.extension.f5.bigip.sys.clientBytesInThe number of bytes received by the system from client-side.
Client bytes outcom.dynatrace.extension.f5.bigip.sys.clientBytesOutThe number of bytes sent to client-side from the system.
Server bytes incom.dynatrace.extension.f5.bigip.sys.serverBytesInThe number of bytes received by the system from server-side.
Server bytes outcom.dynatrace.extension.f5.bigip.sys.serverBytesOutThe number of bytes sent to server-side from the system.
Client current connectionscom.dynatrace.extension.f5.bigip.sys.clientCurConnsThe current connections from client-side to the system.
Client max connectionscom.dynatrace.extension.f5.bigip.sys.clientMaxConnsThe maximum connections from client-side to the system.
Server current connectionscom.dynatrace.extension.f5.bigip.sys.serverCurConnsThe current connections from server-side to the system.
Server max connectionscom.dynatrace.extension.f5.bigip.sys.serverMaxConnsThe maximum connections from server-side to the system.
Pva client current connectionscom.dynatrace.extension.f5.bigip.sys.hwClientCurConnsThe current hardware accelerated connections from client-side to the system.
Pva client max connectionscom.dynatrace.extension.f5.bigip.sys.hwClientMaxConnsThe maximum hardware accelerated connections from client-side to the system.
node-basic
Metric nameMetric keyDescription
Monitor statuscom.dynatrace.extension.f5.bigip.pool_member.monitor.statusThe hierarchical load balance state for the specified node address, including parent status. Value is always 1. Status dimension takes values: unchecked(0), checking(1), inband(2), up(3), addr-down(18), down(19), forced-down(20), maint(21), irule-down(22), inband-down(23), down-manual-resume(24)
Pool Member statecom.dynatrace.extension.f5.bigip.pool_member.stateGeneral state metric for the pool_member. Value is always 1, but dimensions 'Enabled state' and 'Availability state' define the state. The availability state takes the following values: 0 (none/error); 1 (green/available in some capacity); 2 (yellow/not currently available); 3 (red/not available); 4 (blue/availability is unknown); 5 (gray/unlicensed). Enabled state takes values 0 (none), 1 (enabled), 2 (disabled), 3 (disabled by parent).
profile-serverssl-handshakes-advanced
Metric nameMetric keyDescription
Insecure handshakes acceptedcom.dynatrace.extension.f5.bigip.profile.server.ssl.stat.insecure.handshake.accepts.countThe number of handshakes, including mid-stream re-negotiations, performed with peers not supporting SSL secure renegotiation.
Insecure handshakes rejectedcom.dynatrace.extension.f5.bigip.profile.server.ssl.stat.insecure.handshake.rejects.countThe number of rejected initial handshakes with peers not supporting SSL secure renegotiation.
Insecure renegotiations rejectedcom.dynatrace.extension.f5.bigip.profile.server.ssl.stat.insecure.renegotiation.rejects.countThe number of rejected renegotiation attempts by peers not supporting SSL secure renegotiation.
pool-advanced
Metric nameMetric keyDescription
Bytes receivedcom.dynatrace.extension.f5.bigip.pool.stat.server.bytes.in.countThe number of bytes received by the specified pool from server-side.
Bytes transmittedcom.dynatrace.extension.f5.bigip.pool.stat.server.bytes.out.countThe number of bytes sent to server-side from the specified pool.
Packets receivedcom.dynatrace.extension.f5.bigip.pool.stat.server.pkts.in.countThe number of packets received by the specified pool from server-side.
Packets transmittedcom.dynatrace.extension.f5.bigip.pool.stat.server.pkts.out.countThe number of packets sent to server-side from the specified pool.
apm-profiles
Metric nameMetric keyDescription
APM total access profile sessionscom.dynatrace.extension.f5.bigip.apm.profile.total_sessions.countThe total user sessions in the specified access profile. apmPaStatTotalSessions
APM active access profile sessionscom.dynatrace.extension.f5.bigip.apm.profile.active_sessions.countThe total active user sessions in the specified access profile. apmPaStatCurrentActiveSessions
gtm-virtual-server-metrics-lb
Metric nameMetric keyDescription
Preferred lb requestscom.dynatrace.extension.f5.bigip.gtm.pool_member.lb_preferred_countThe number of times which the preferred load balance method is used for the specified pool member.
Alternate lb requestscom.dynatrace.extension.f5.bigip.gtm.pool_member.lb_alternate_countThe number of times which the preferred load balance method is used for the specified pool member.
Fallback lb requestscom.dynatrace.extension.f5.bigip.gtm.pool_member.lb_fallback_countThe number of times which the fallback load balance method is used for the specified pool member.
profile-clientssl
Metric nameMetric keyDescription
Common connectionscom.dynatrace.extension.f5.bigip.profile.client.ssl.stat.tot.compat.conns.countThe total number of concurrent compat connections with established SSL sessions being maintained by the filter.
Native connectionscom.dynatrace.extension.f5.bigip.profile.client.ssl.stat.tot.native.conns.countThe total number of concurrent native connections with established SSL sessions being maintained by the filter.
Fatal alertscom.dynatrace.extension.f5.bigip.profile.client.ssl.stat.fatal.alerts.countThe total number of the fatal alerts.
Secure handshakescom.dynatrace.extension.f5.bigip.profile.client.ssl.stat.secure.handshakes.countThe number of handshakes, including mid-stream re-negotiations, performed with peers supporting SSL secure renegotiation.
Handshake failurescom.dynatrace.extension.f5.bigip.profile.client.ssl.stat.handshake.failures.countThe total number of handshake failures.
Insecure handshakes acceptedcom.dynatrace.extension.f5.bigip.profile.client.ssl.stat.insecure.handshake.accepts.countThe number of handshakes, including mid-stream re-negotiations, performed with peers not supporting SSL secure renegotiation.
Insecure handshakes rejectedcom.dynatrace.extension.f5.bigip.profile.client.ssl.stat.insecure.handshake.rejects.countThe number of rejected initial handshakes with peers not supporting SSL secure renegotiation.
Insecure renegotiations rejectedcom.dynatrace.extension.f5.bigip.profile.client.ssl.stat.insecure.renegotiation.rejects.countThe number of rejected renegotiation attempts by peers not supporting SSL secure renegotiation.
DTLSv1 connectionscom.dynatrace.extension.f5.bigip.profile.client.ssl.stat.dtlsv1.countThe total connections for SSL DTLS protocol version 1.0.
SSLv2 connectionscom.dynatrace.extension.f5.bigip.profile.client.ssl.stat.sslv2.countThe total connections for SSL protocol version 2.
SSLv3 connectionscom.dynatrace.extension.f5.bigip.profile.client.ssl.stat.sslv3.countThe total connections for SSL protocol version 3.
TLSv1 connectionscom.dynatrace.extension.f5.bigip.profile.client.ssl.stat.tlsv1.countThe total connections for SSL TLS protocol version 1.
TLSv1.1 connectionscom.dynatrace.extension.f5.bigip.profile.client.ssl.stat.tlsv11.countThe total connections for SSL TLS protocol version 1.1.
TLSv1.2 connectionscom.dynatrace.extension.f5.bigip.profile.client.ssl.stat.tlsv12.countThe total connections for SSL TLS protocol version 1.2.
f5-host-system-usage
Metric nameMetric keyDescription
System Userscom.dynatrace.extension.f5.bigip.sys.host.num_usersThe number of user sessions for which this host is storing state information. hrSystemNumUsers
System Processescom.dynatrace.extension.f5.bigip.sys.host.num_processesThe number of process contexts currently loaded or running on this system. hrSystemProcesses
System Max Processescom.dynatrace.extension.f5.bigip.sys.host.max_processesThe maximum number of process contexts this system can support. hrSystemMaxProcesses
Load Average 1mincom.dynatrace.extension.f5.bigip.sys.host.load_averageThe 1 minute load average. laLoad
pool-basic
Metric nameMetric keyDescription
Memberscom.dynatrace.extension.f5.bigip.pool.member.cntThe total number of members in the specified pool.
Active memberscom.dynatrace.extension.f5.bigip.pool.active.member.cntThe number of the current active members in the specified pool.
Pool statecom.dynatrace.extension.f5.bigip.pool.stateGeneral state metric for the pool. Value is always 1, but dimensions 'Enabled state' and 'Availability state' define the state. The availability state takes the following values: 0 (none/error); 1 (green/available in some capacity); 2 (yellow/not currently available); 3 (red/not available); 4 (blue/availability is unknown); 5 (gray/unlicensed). Enabled state takes values 0 (none), 1 (enabled), 2 (disabled), 3 (disabled by parent).
gtm-virtual-server-metrics-resources
Metric nameMetric keyDescription
CPU Usagecom.dynatrace.extension.f5.bigip.gtm.virtualserver.cpu_usage_countThe CPU usage in percentage for the specified virtual server.
Memory availablecom.dynatrace.extension.f5.bigip.gtm.virtualserver.memory_available_countThe memory available in bytes for the specified virtual server.
pool-connectivity
Metric nameMetric keyDescription
Requestscom.dynatrace.extension.f5.bigip.pool.stat.tot.requests.countThe total number of requests to the specified pool.
Current connectionscom.dynatrace.extension.f5.bigip.pool.stat.server.current_connsThe current number of connections from server-side to the specified pool.
Queued connectionscom.dynatrace.extension.f5.bigip.pool.stat.server.queued_connsThe number of connections currently in queue
Current sessionscom.dynatrace.extension.f5.bigip.pool.stat.cur.sessionsThe current number of sessions to the specified pool.
profile-serverssl-handshakes-basic
Metric nameMetric keyDescription
Secure handshakescom.dynatrace.extension.f5.bigip.profile.server.ssl.stat.secure.handshakes.countThe number of handshakes, including mid-stream re-negotiations, performed with peers supporting SSL secure renegotiation.
Handshake failurescom.dynatrace.extension.f5.bigip.profile.server.ssl.stat.handshake.failures.countThe total number of handshake failures.
Advanced interfaces
Metric nameMetric keyDescription
com.dynatrace.extension.network_device.if.in.multicast_pkts.count
com.dynatrace.extension.network_device.if.out.multicast_pkts.count
com.dynatrace.extension.network_device.if.in.broadcast_pkts.count
com.dynatrace.extension.network_device.if.out.broadcast_pkts.count
com.dynatrace.extension.network_device.if.in.ucast_pkts.count
com.dynatrace.extension.network_device.if.out.ucast_pkts.count
com.dynatrace.extension.network_device.if.lastchange
gtm-virtual-server-metrics-traffic
Metric nameMetric keyDescription
Bits receivedcom.dynatrace.extension.f5.bigip.gtm.virtualserver.bits_persec_in_countThe number of bits per second received by the specified virtual server.
Bits sentcom.dynatrace.extension.f5.bigip.gtm.virtualserver.bits_persec_out_countThe number of bits per second sent by the specified virtual server.
Packets receivedcom.dynatrace.extension.f5.bigip.gtm.virtualserver.pkts_persec_in_countThe number of packets per second received by the specified virtual server.
Packets sentcom.dynatrace.extension.f5.bigip.gtm.virtualserver.pkts_persec_out_countThe number of packets per second received by the specified virtual server.
Connectionscom.dynatrace.extension.f5.bigip.gtm.virtualserver.connections_countThe number of total connections to the specified virtual server.
node-connectivity
Metric nameMetric keyDescription
Requestscom.dynatrace.extension.f5.bigip.pool_member.stat.tot.requests.countThe total number of requests going through the specified pool member.
Current connectionscom.dynatrace.extension.f5.bigip.pool_member.stat.server.current_connsThe current number of connections from server-side to the specified pool member.
Queued connectionscom.dynatrace.extension.f5.bigip.pool_member.stat.server.queued_connsThe number of connections currently in queue.
virtualserver-connectivity-advanced
Metric nameMetric keyDescription
Ephemeral connectionscom.dynatrace.extension.f5.bigip.virtualserver.stat.ephemeral.tot.conns.countThe total ephemeral connections to the specified virtual server.
Slow connections killedcom.dynatrace.extension.f5.bigip.virtualserver.stat.client.slow.killed.countThe number of slow client-side connections that have been killed on the specified virtual server.
Evicted connectionscom.dynatrace.extension.f5.bigip.virtualserver.stat.client.evicted.conns.countThe number of client-side connections that have been evicted on the specified virtual server.
profile-serverssl
Metric nameMetric keyDescription
Common connectionscom.dynatrace.extension.f5.bigip.profile.server.ssl.stat.tot.compat.conns.countThe total number of concurrent compat connections with established SSL sessions being maintained by the filter.
Native connectionscom.dynatrace.extension.f5.bigip.profile.server.ssl.stat.tot.native.conns.countThe total number of concurrent native connections with established SSL sessions being maintained by the filter.
Fatal alertscom.dynatrace.extension.f5.bigip.profile.server.ssl.stat.fatal.alerts.countThe total number of the fatal alerts.
DTLSv1 connectionscom.dynatrace.extension.f5.bigip.profile.server.ssl.stat.dtlsv1.countThe total connections for SSL DTLS protocol version 1.
DTLSv2 connectionscom.dynatrace.extension.f5.bigip.profile.server.ssl.stat.sslv2.countThe total connections for SSL protocol version 2.
SSLv3 connectionscom.dynatrace.extension.f5.bigip.profile.server.ssl.stat.sslv3.countThe total connections for SSL protocol version 3.
TLSv1.1 connections.countcom.dynatrace.extension.f5.bigip.profile.server.ssl.stat.tlsv11.countThe total connections for SSL TLS protocol version 1.1.
TLSv1.2 connectionscom.dynatrace.extension.f5.bigip.profile.server.ssl.stat.tlsv12.countThe total connections for SSL TLS protocol version 1.2.
TLSv1 connectionscom.dynatrace.extension.f5.bigip.profile.server.ssl.stat.tlsv1.countThe total connections for SSL TLS protocol version 1.
gtm-pool-metrics
Metric nameMetric keyDescription
Preferred lb requestscom.dynatrace.extension.f5.bigip.gtm.pool.lb_preferred_countThe number of times which the preferred load balance method is used for the specified pool.
Alternate lb requestscom.dynatrace.extension.f5.bigip.gtm.pool.lb_alternate_countThe number of times which the alternate load balance method is used for the specified pool.
Fallback lb requestscom.dynatrace.extension.f5.bigip.gtm.pool.lb_fallback_countThe number of times which the fallback load balance method is used for the specified pool.
Dropped messagescom.dynatrace.extension.f5.bigip.gtm.pool.dropped_countThe number of dropped DNS messages for the specified pool.
Return to DNScom.dynatrace.extension.f5.bigip.gtm.pool.return_to_dns_countThe number of times which a resolve was returned to DNS (for resolution) for the specified pool.
Return from DNScom.dynatrace.extension.f5.bigip.gtm.pool.return_from_dns_countThe number of times which a resolve was returned from DNS for the specified pool.
virtualserver-connectivity-basic
Metric nameMetric keyDescription
Connection limitcom.dynatrace.extension.f5.bigip.virtualserver.conn_limitThe maximum number of connections the specified virtual server is allowed to have open at one time
Requestscom.dynatrace.extension.f5.bigip.virtualserver.stat.tot.requests.countThe total number of requests going through the specified virtual server.
Max connectionscom.dynatrace.extension.f5.bigip.virtualserver.stat.client.max_connsThe maximum number of connections from client-side to the specified virtual server. This includes queued connections.
Current connectionscom.dynatrace.extension.f5.bigip.virtualserver.stat.client.current_connsThe current connections from client-side to the specified virtual server.
chassis-components
Metric nameMetric keyDescription
com.dynatrace.extension.f5.bigip.chassis.fan.state
Fan speedcom.dynatrace.extension.f5.bigip.chassis.fan.speedThe actual speed of the indexed chassis fan on the system. This is only supported for the platform where the actual fan speed data is available.'0' means fan speed is unavailable while the associated chassis status is good.
com.dynatrace.extension.f5.bigip.chassis.ps.state
Chassis temperaturecom.dynatrace.extension.f5.bigip.chassis.temperatureThe chassis temperature (in Celsius) of the indexed sensor on the system. This is only supported for the platform where the sensor data is available.
gtm-wide-ip-metrics
Metric nameMetric keyDescription
Requestscom.dynatrace.extension.f5.bigip.gtm.wip.requests_countThe number of total requests for the specified wide IP.
Resolutionscom.dynatrace.extension.f5.bigip.gtm.wip.resolutions_countThe number of total resolutions for the specified wide IP.
Persisted requestscom.dynatrace.extension.f5.bigip.gtm.wip.persisted_requests_countThe number of persisted requests for the specified wide IP.
Preferred lb requestscom.dynatrace.extension.f5.bigip.gtm.wip.lb_preferred_countThe number of times which the preferred load balance method is used for the specified wide IP.
Fallback lb requestscom.dynatrace.extension.f5.bigip.gtm.wip.lb_fallback_countThe number of times which the fallback load balance method is used for the specified wide IP.
Alternate lb requestscom.dynatrace.extension.f5.bigip.gtm.wip.lb_alternate_countThe number of times which the alternate load balance method is used for the specified wide IP.
Dropped messagescom.dynatrace.extension.f5.bigip.gtm.wip.dropped_countThe number of dropped DNS messages for the specified wide IP.
Return to DNScom.dynatrace.extension.f5.bigip.gtm.wip.return_to_dns_countThe number of times which a resolve was returned to DNS (for resolution) for the specified wide IP.
Return from DNScom.dynatrace.extension.f5.bigip.gtm.wip.return_from_dns_countThe number of times which a resolve was returned from DNS for the specified wide IP.
CNAME resolutionscom.dynatrace.extension.f5.bigip.gtm.wip.cname_resolutions_countThe number of times which a query is resolved by the CNAME of pools associated with the specified Wide IP.
virtualserver-advanced
Metric nameMetric keyDescription
CPU Usagecom.dynatrace.extension.f5.bigip.virtualserver.stat.vs.usage.ratio1mThe percentage of time Virtual Server was busy over the last 1 minute.
Bytes receivedcom.dynatrace.extension.f5.bigip.virtualserver.stat.client.bytes.in.countThe number of bytes received by the specified virtual server from client-side.
Ephemeral bytes receivedcom.dynatrace.extension.f5.bigip.virtualserver.stat.ephemeral.bytes.in.countThe number of bytes received ephemeral by the specified virtual server.
Bytes transmittedcom.dynatrace.extension.f5.bigip.virtualserver.stat.client.bytes.out.countThe number of bytes sent to client-side from the specified virtual server.
Ephemeral bytes transmittedcom.dynatrace.extension.f5.bigip.virtualserver.stat.ephemeral.bytes.out.countThe number of bytes transmitted ephemeral from the specified virtual server.
Packets receivedcom.dynatrace.extension.f5.bigip.virtualserver.stat.client.pkts.in.countThe number of packets received by the specified virtual server from client-side.
Ephemeral packets receivedcom.dynatrace.extension.f5.bigip.virtualserver.stat.ephemeral.pkts.in.countThe number of packets received ephemeral by the specified virtual server.
Packets transmittedcom.dynatrace.extension.f5.bigip.virtualserver.stat.client.pkts.out.countThe number of packets sent to client-side from the specified virtual server.
Ephemeral packets transmittedcom.dynatrace.extension.f5.bigip.virtualserver.stat.ephemeral.pkts.out.countThe number of packets transmitted ephemeral from the specified virtual server.
device-entity-counts
Metric nameMetric keyDescription
LTM nodescom.dynatrace.extension.f5.bigip.ltm.nodesThe number of ltmNodeAddr entries in the table.
LTM poolscom.dynatrace.extension.f5.bigip.ltm.poolsThe number of ltmPool entries in the table.
LTM virtual serverscom.dynatrace.extension.f5.bigip.ltm.virtualserversThe number of ltmVirtualServ entries in the table.
gtm-dns-profile-state
Metric nameMetric keyDescription
Profile statecom.dynatrace.extension.f5.bigip.gtm.profile.stateA state metric containing the details of a DNS Profile. The value is always 1, use the dimensions to understand the details.

Troubleshooting

To troubleshoot this extension, use the guide(s) in the Dynatrace Community.

Related tags
NetworkSNMPLoad balancerF5Infrastructure Observability