Network observability provides the necessary visibility to understand how applications interact with the underlying network. It allows teams to identify and address issues more effectively by starting with device health monitoring and extending to flow data collection—such as NetFlow—to track network usage. This approach actively supports performance optimization, enhances security, and streamlines troubleshooting efforts.
This guide shows you how to ingest NetFlow records into Dynatrace by setting up the collector and using
Dashboards and
Notebooks to analyze flow data.
Ingesting network flows into Dynatrace immediately puts this data in context. The data contained in the network flows complements supported network use cases by linking flow volume and directions to devices and interfaces. The network flow data can be compared with process-to-process data to help solve network-induced application problems.
Dynatrace supports network flow protocols such as NetFlow, sFlow, and IPFIX through a fully supported version of the OpenTelemetry Collector. A dedicated network flow receiver enables seamless ingestion of flow data into the Dynatrace platform for analysis and visualization.
logs.ingest) and Ingest metrics (metrics.ingest) scopes. For details, see OpenTelemetry Collector self-monitoring.See Collector Deployment and Collector Configuration on how to set up your Collector with the configuration below.
In this example, we deploy using Docker to keep the demonstration simple. For production use cases, we recommend deploying as a gateway on a Kubernetes cluster. For details, see Configure OpenTelemetry Collector for Kubernetes monitoring.
To configure a Dynatrace Collector instance, create a file called otel-collector-config.yaml and add the following configuration:
receivers:netflow:scheme: netflowport: 2055sockets: 16workers: 32netflow/sflow:scheme: sflowport: 6343sockets: 16workers: 32processors:batch:send_batch_size: 2000timeout: 30sexporters:otlphttp:endpoint: "${env:DT_ENDPOINT}"headers:Authorization: "Api-Token ${env:DT_API_TOKEN}"service:pipelines:logs:receivers: [netflow, netflow/sflow]processors: [batch]exporters: [otlphttp]telemetry:logs:level: debug
Check the NetFlow receiver documentation for the available configuration options.
Create an .env file to add the DT_ENDPOINT and DT_API_TOKEN variables.
DT_ENDPOINT is the Dynatrace API server endpoint. It contains the base URL of the Dynatrace API endpoint. For example, https://{your-environment-id}.live.dynatrace.com/api/v2/otlp. For more details, see Integrate OneAgent on Azure App Service for Linux and containers.DT_API_TOKEN contains the API token.Ensure your .env file is properly secured and not exposed to unauthorized access, as it contains sensitive information.
Create an access token by going to Access Tokens > Generate new token and selecting Ingest logs as a scope.
Run the Collector image in Docker using the following command:
docker run -p 2055:2055 --env-file ./.dt_token.env -v $(pwd)/otel-collector-config.yaml:/etc/otelcol/otel-collector-config.yaml ghcr.io/dynatrace/dynatrace-otel-collector/dynatrace-otel-collector:0.33.0 --config=/etc/otelcol/otel-collector-config.yaml
Once the process is completed, you can start running and processing data.
If you want the process to run in the background, you can kill it and run again with the -d option.
Direct your network devices to send NetFlow records to the Collector.
The network device configuration is vendor-specific. It must indicate the Dynatrace endpoint's IP address and the matching UDP port.
NetFlow data is ingested as log records, which can be queried and visualized using DQL. You can use
Logs to look for container logs captured by OneAgent for the Collector:

Similarly,
Logs can help you see that traffic is indeed flowing:

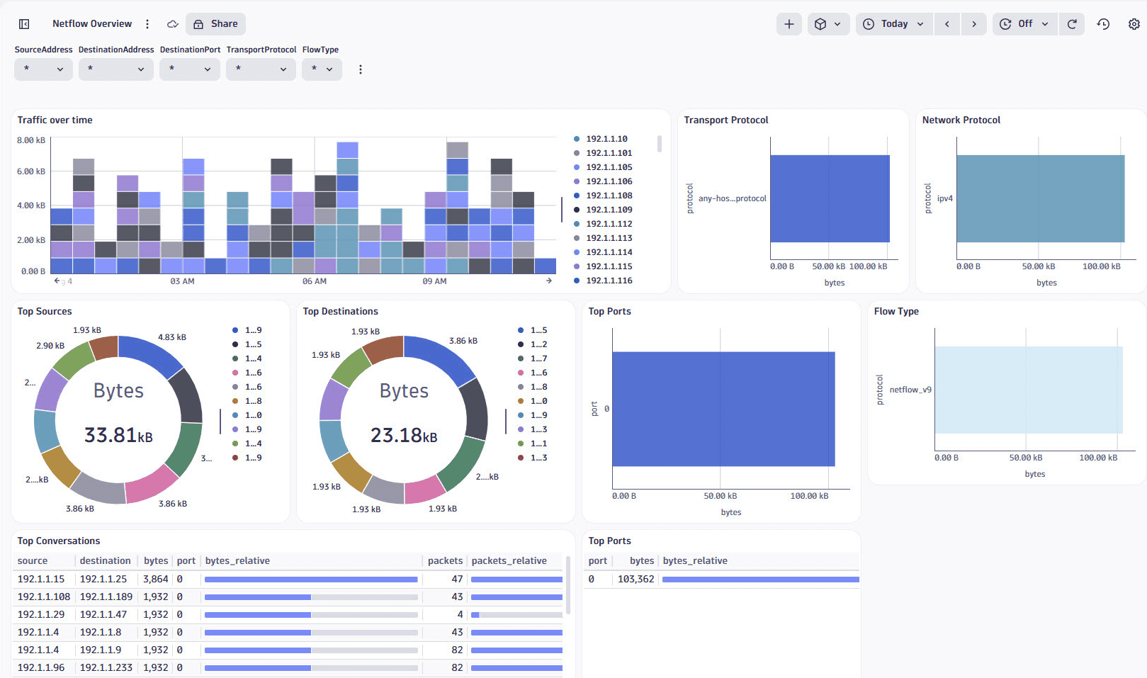
Dashboards provides a ready-made NetFlow Overview dashboard as an entry point to explore and visualize NetFlow data. It includes pre-configured charts and metrics to analyze network traffic, such as top sources, destinations, conversations, and port usage.

The dashboard can be used as a base for further customizations. You can also create custom dashboards to visualize NetFlow data using various chart types.
Notebooks allows you to run queries and visualize NetFlow data interactively. You can open a new notebook from
Logs by going to Open with and selecting
Notebooks.
Using this DQL query, you can get a summary of the bytes by destination IP and port:
fetch logs| filter matchesValue(flow.type, "netflow_v9")| summarize {totalBytes= sum(toLong(flow.io.bytes)),totalPackets=sum(toLong(flow.io.packets))}, by: {destination.address,destination.port}| sort totalBytes desc| limit 10
