The Account Management Overview view provides three key analyses of your DPS subscription.
You can access this information at Account Management > Subscription > Overview.
All budget and cost information is also available via the Dynatrace Platform Subscription API.
If you see Account Management > License, please refer to our Dynatrace classic license documentation instead.
The Budget summary displays details about annual costs and a forecast, with a breakdown of costs by environment.

Overall subscription information includes:
The Total used budget donut chart provides a snapshot of the percentage of your annual commitment amount that has already been consumed, along with the actual amount and your accrued usage. Hover over the chart to display the exact breakdown for each environment. (Note that the chart lists only the first four environments; all other environments are grouped into Other).
The Budget forecast line chart shows your cumulative accrued costs. Data is shown from the start of the subscription period, and includes a forecast of costs through the end of the period. Hover over the chart to display the actual and forecast costs.
Account Management uses advanced forecasting models to predict future costs. These forecasts are available only for accounts with 15 days or more of cost data.
Forecast data is an estimate only. It does not guarantee future costs.
Forecast events: Projected on-demand usage increase (percentage and cost) that you're forecast to incur at the end of the annual commitment period. When usage is forecasted to exceeds the annual commitment, the panel shows the specific date at which the forecasted usage exceeds the annual commitment.
Environment: Cost details for each environment.
To view the cost breakdown for an environment by capability, select Actions > View details.
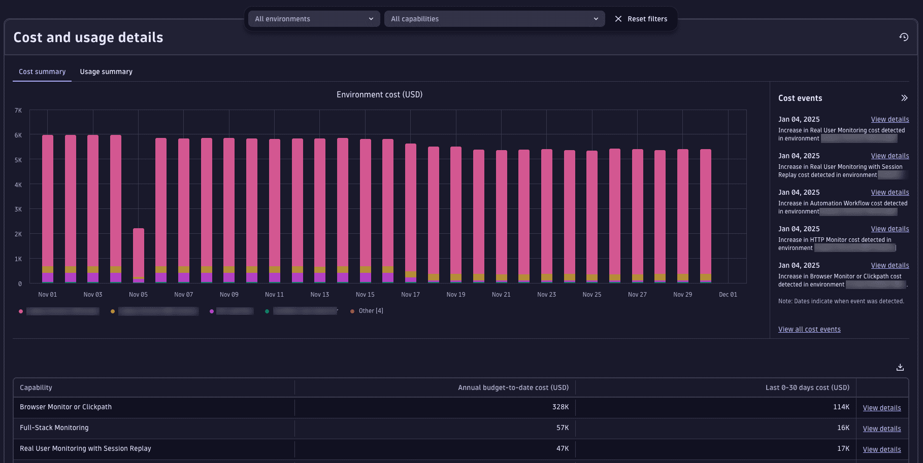
The Cost and usage pane provides a detailed analysis of the last 30 days of costs and usage related to your subscription. To view this information, select either Cost summary (for costs) or Usage summary (for usage).
The Cost Summary tab displays costs incurred over the previous 30 days, across all environments and capabilities.

The bar chart at the top shows costs related to the environment over time.
The tabular data beneath the chart breaks down costs at the capability level.
The Usage summary tab displays a chart that shows the usage incurred by individual capabilities over the previous 30 days.

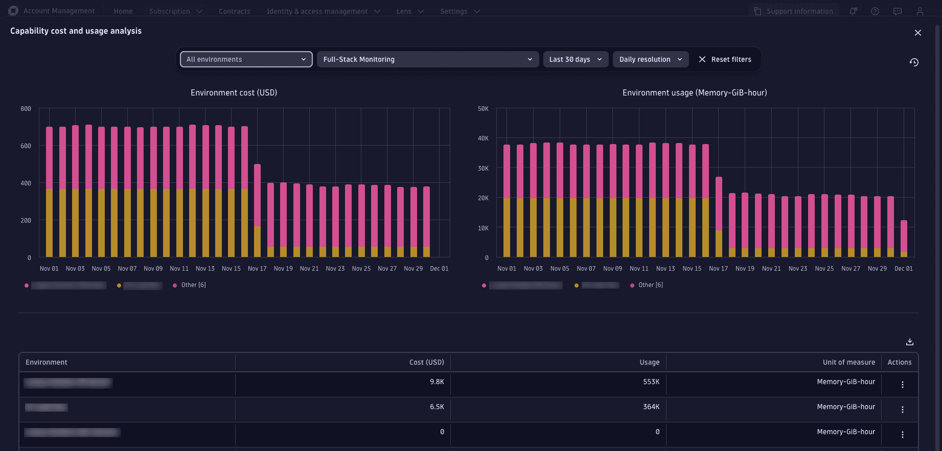
The Capability cost and usage analysis page allows you to view subscription costs and usage side by side, and provides additional time frame filters.

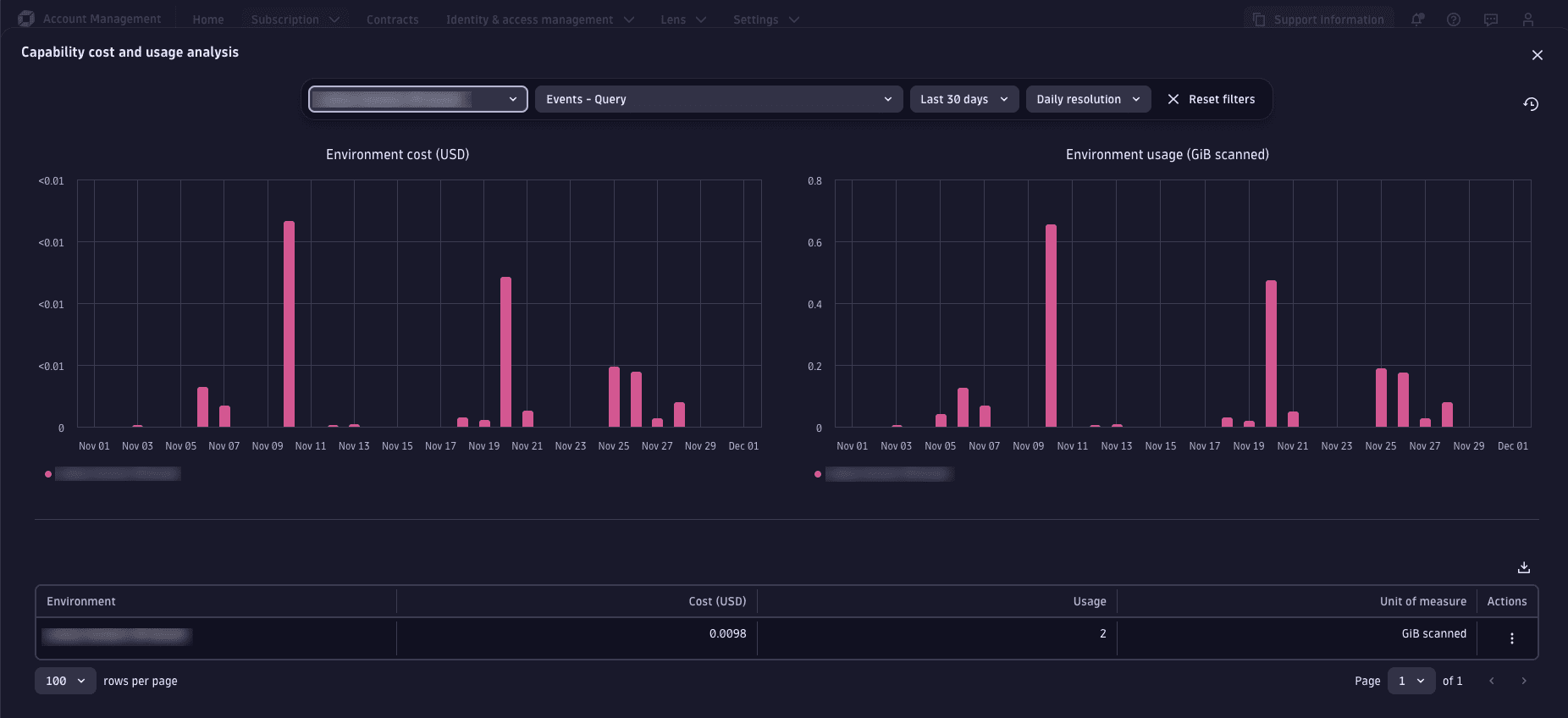
The Environment cost and usage analysis page allows you to view capability costs and usage for a specific environment.

To view the environment cost and usage analysis for any environment, select Actions > View details. This page is a variant of the Capability cost and usage analysis page, which displays cumulative cost and usage by capability.
Select a capability from the filter above the chart to view usage for the selected time frame.