Use the Account Management Budgets tab to customize your Dynatrace Platform Subscription (DPS) budgets. You can
Examples of supported use cases include:
Budgets complement the existing Customize cost alerts by allowing you to define custom thresholds at the environment and capability level.
To access Budgets, go to Account Management > Subscription > Cost management and select the Budgets tab.
Budget alerts are not available for trial licenses or Proofs-of-Concept.

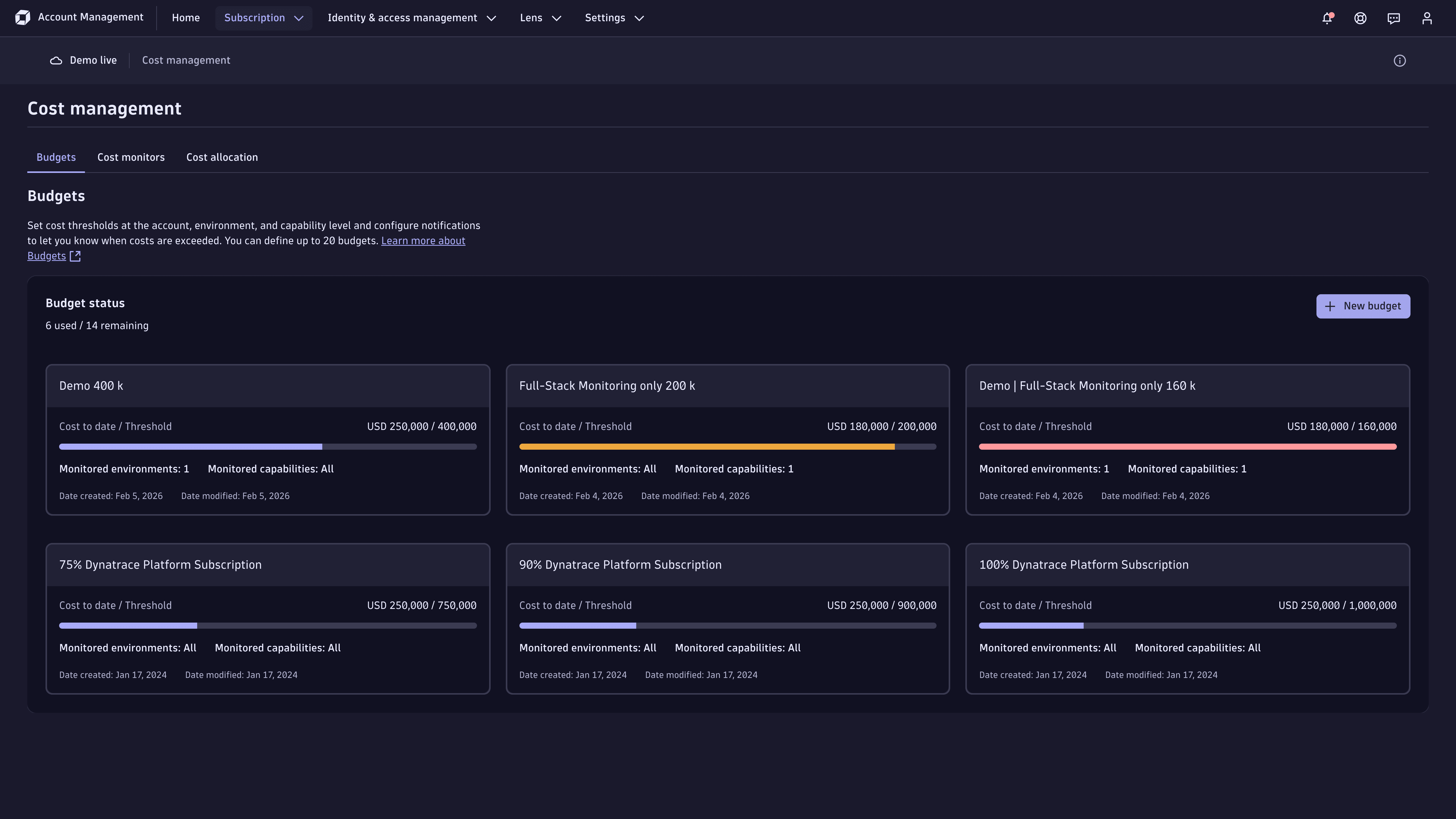
A Dynatrace Platform Subscription automatically enables three initial budget thresholds that notify license administrators when total account level consumption reaches 75%, 90%, and 100% of the annual commitment.
By default, all users with the View and manage account and billing information account permission are notified when a budget is exceeded. You can adjust these thresholds to suit your needs and add further recipients to ensure that the appropriate users are informed.
The Budgets tab shows all active budgets that are defined for your account. Each budget is displayed as a card that shows:
The total budget that has been consumed in the billing period.
The cost threshold for the budget.
A colored progress bar that compares the actual consumption against the cost threshold.
The number of configured environments.
The number of configured capabilities.
Select a budget from the Budgets summary page to view and change its settings, or select + New budget to create a new budget. You can have up to 20 active budgets.

Only users with the View and manage account and billing information account permission can create and change settings.
Each budget requires the following information:
The new budget card will be visible within approximately 20 minutes. Until then, it will display the message We’re creating your budget. Check back later to see cost data.
Each budget card can be deleted. Hover over the card, and then select > Delete.
Budgets are evaluated each day, as soon as the daily cost calculation has run. This usually occurs by 12:00:00 UTC.
When costs equal or exceed the defined threshold for the selected environments and capabilities, an email is sent to the users identified in the budget definition.
Budget events and emails are only triggered when costs exceed a user-defined threshold.
An email is sent only once on the day that the threshold is exceeded. If you define a threshold that is already exceeded, no email notification will be sent.
When multiple budgets are exceeded simultaneously, a user will receive one email for each exceeded budget.
Budget emails are sent from the email address no-reply@dynatrace.com.
Select View your account in any email notification to go to the Account Management Notification Center.
Notification center provides a history of all notifications sent from Account Management. You can also view budget notifications.
To open Notification center, select > Notification center in the Account Management toolbar.