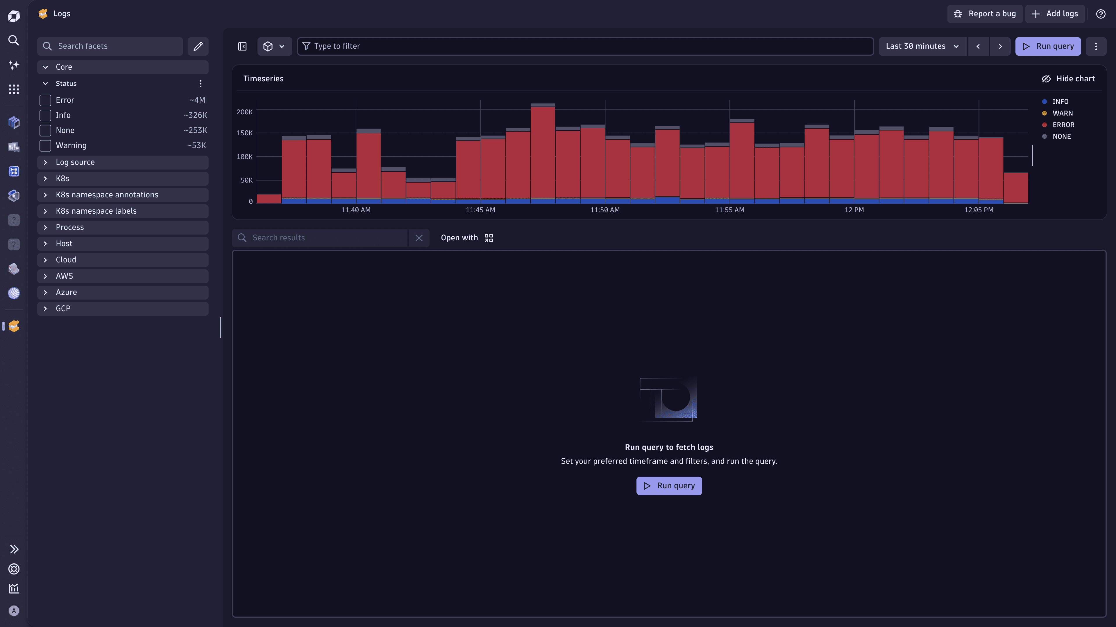
Utilize the log distribution chart available in
Logs to spot trends in your logging. You can:
ERROR logs might mean an incident or regression.
The log distribution chart provides a visual overview of log entries over time.
Log entries are grouped by status. Each status is represented by a distinct color for easy differentiation. The following statuses are available:
INFOWARNERRORNONEThese statuses correspond to the status attribute that is created during log ingestion. For details, see the information on automatic log enrichment for OneAgent- or API-ingested logs.
You can interact with the log distribution chart to refine your analysis.
For quicker and more convenient interaction with the log distribution chart, use the keyboard shortcuts. They're displayed when you hover over the toolbar icons.
Loading and interacting with the log distribution chart does not consume any query license.
The log distribution chart may be based on sampled data, which means the displayed data is representative, and not every log entry is shown.
LogsLog Analytics